






? 市场趋势
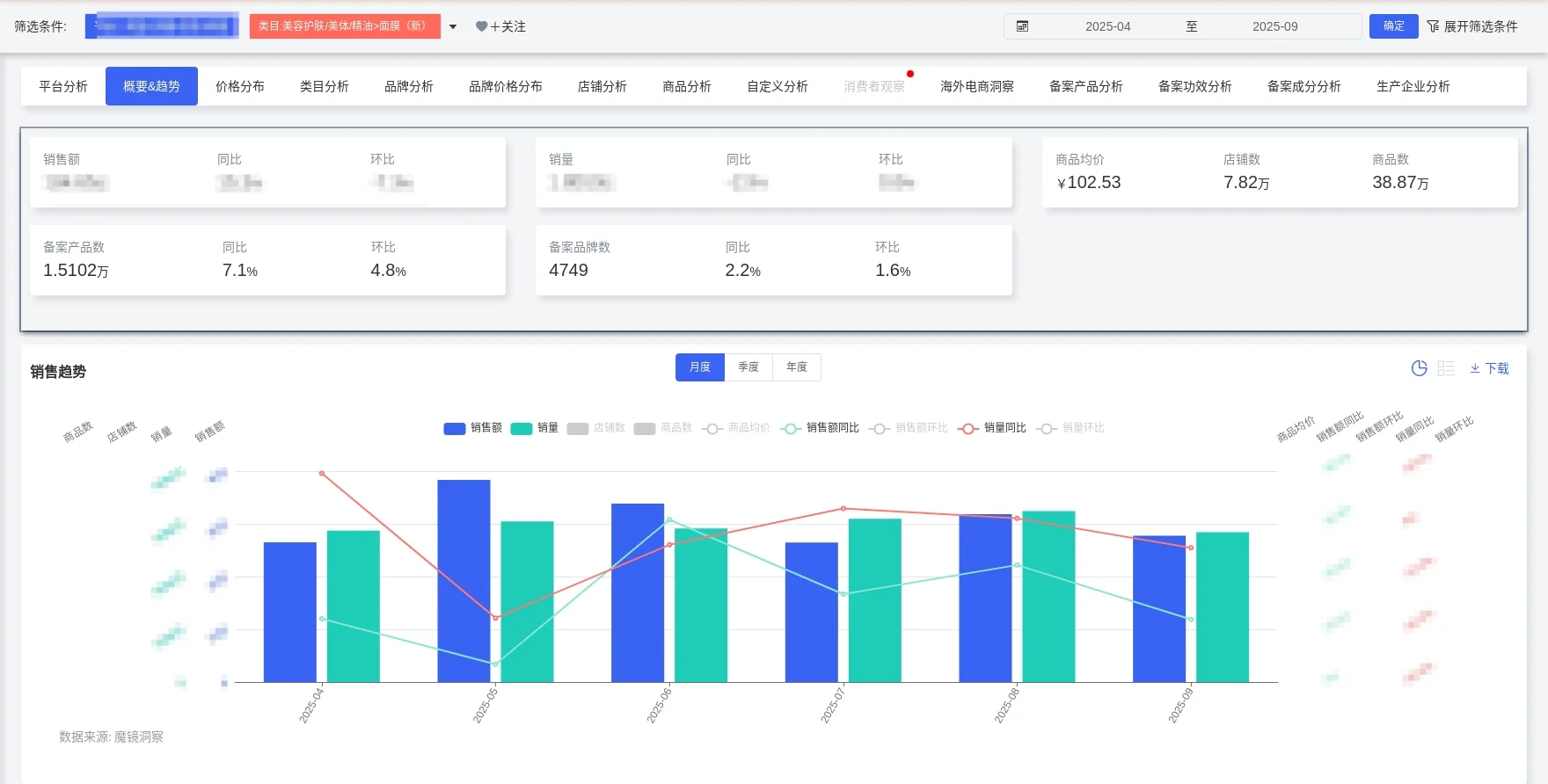
• 销售额184.7亿元,同比+15.3%,但销量下降2.9%,呈现“量跌价升”结构性增长
• 均价突破102.5元,5月达125.9元峰值,价格驱动取代销量驱动
• 季节性显著:5月/8月为销售高峰,7月/9月为低谷
? 价格段格局
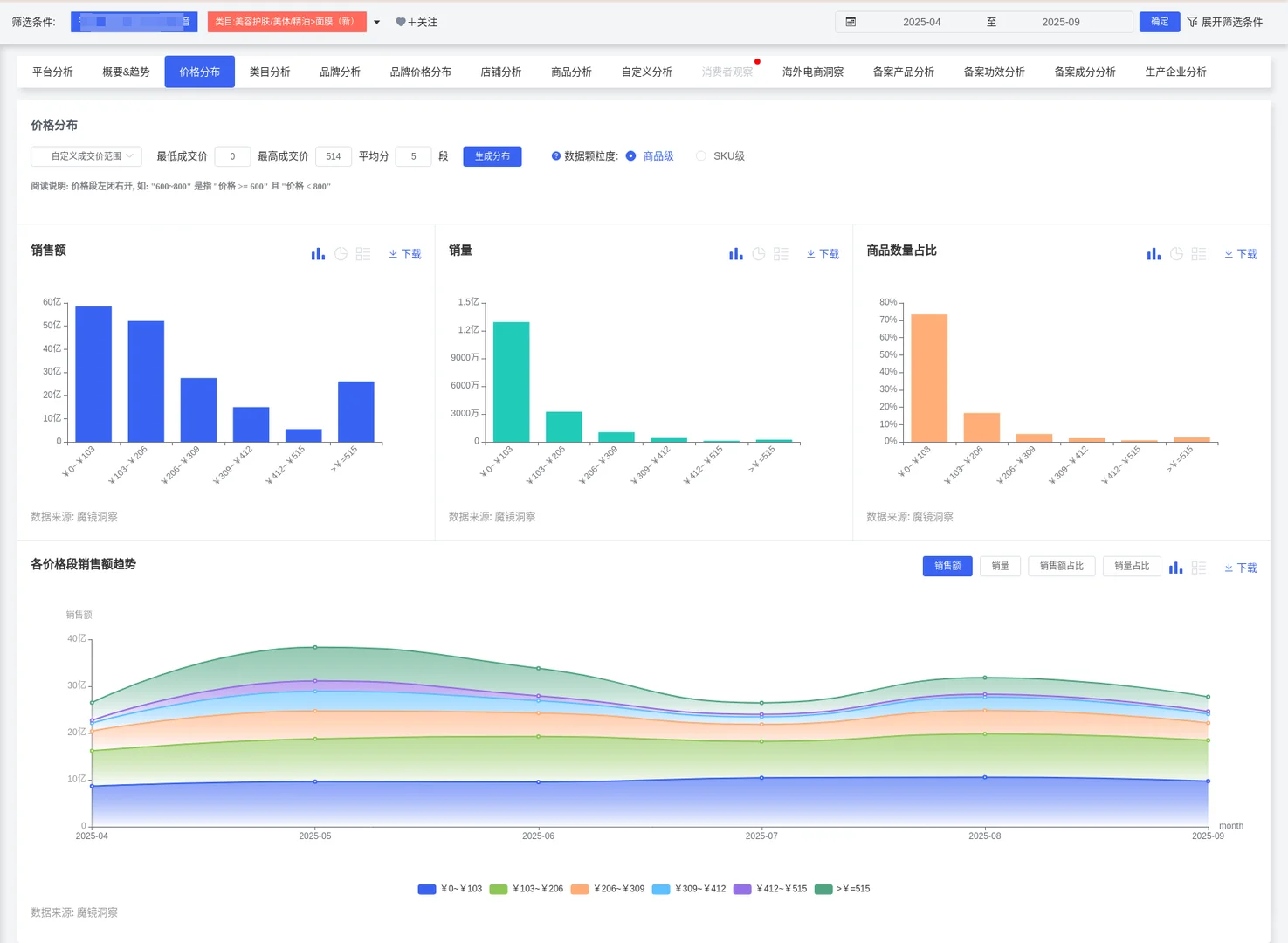
• 两极分化明显:0-103元低价段占71.8%销量但仅33.2%销售额
• 206元以上高价段仅10.2%销量却贡献38.2%销售额,利润空间巨大
• 5月高端占比达15.1%,显示大促期消费者愿为高端买单
? 品牌动态
• 本土新锐崛起:eiio/奕沃(+176%)、C咖(+212%)、Gik(+110%)高速增长
• 国际品牌失速:欧莱雅、珀莱雅销量双位数下滑,定价灵活性不足
• 市场集中度波动:CR5在5月冲高至18.1%后回落,格局未定
? 渠道洞察
• 效率两极分化:天猫超市以276万件销量仅获1.8亿销售额,原生密码以28个SKU、1957元均价实现3亿销售额
• 超高端验证成功:原生密码99.7%销售来自555元以上价格段
? 破局策略
• 产品升级:重点布局206元以上中高端市场,提升利润率
• 精准定价:模仿C咖(111-222元)卡位中端,或原生密码超高端路线
• 动态运营:把握5月/8月销售峰值,推高端新品与限定套装
• 效率优化:精简SKU,减少无效供给,聚焦高效单品
?行动指南:避开低价红海,通过成分创新与精准定价切入中高端细分市场,把握促销周期实现量价齐升!
#消费者市场洞察 #面膜 #面膜护肤#日常面膜#面膜控必备
• 销售额184.7亿元,同比+15.3%,但销量下降2.9%,呈现“量跌价升”结构性增长
• 均价突破102.5元,5月达125.9元峰值,价格驱动取代销量驱动
• 季节性显著:5月/8月为销售高峰,7月/9月为低谷
? 价格段格局
• 两极分化明显:0-103元低价段占71.8%销量但仅33.2%销售额
• 206元以上高价段仅10.2%销量却贡献38.2%销售额,利润空间巨大
• 5月高端占比达15.1%,显示大促期消费者愿为高端买单
? 品牌动态
• 本土新锐崛起:eiio/奕沃(+176%)、C咖(+212%)、Gik(+110%)高速增长
• 国际品牌失速:欧莱雅、珀莱雅销量双位数下滑,定价灵活性不足
• 市场集中度波动:CR5在5月冲高至18.1%后回落,格局未定
? 渠道洞察
• 效率两极分化:天猫超市以276万件销量仅获1.8亿销售额,原生密码以28个SKU、1957元均价实现3亿销售额
• 超高端验证成功:原生密码99.7%销售来自555元以上价格段
? 破局策略
• 产品升级:重点布局206元以上中高端市场,提升利润率
• 精准定价:模仿C咖(111-222元)卡位中端,或原生密码超高端路线
• 动态运营:把握5月/8月销售峰值,推高端新品与限定套装
• 效率优化:精简SKU,减少无效供给,聚焦高效单品
?行动指南:避开低价红海,通过成分创新与精准定价切入中高端细分市场,把握促销周期实现量价齐升!
#消费者市场洞察 #面膜 #面膜护肤#日常面膜#面膜控必备


