

仰首是春、俯首成秋,又一个新的开始。我们深知在发展的道路上离不开您的关心与支持,我们取得的成绩中有您的关怀与照顾,故特邀请您参加本届中国国际煤炭采矿技术交流及设备展览会,对我们的工作给予建议指导。 您的到来是我们最大的动力,届时我们将恭候您的大驾!
展馆分布图及参观入口

W2 自动化控制和煤矿智能化

智能仓储与配煤

智能重介

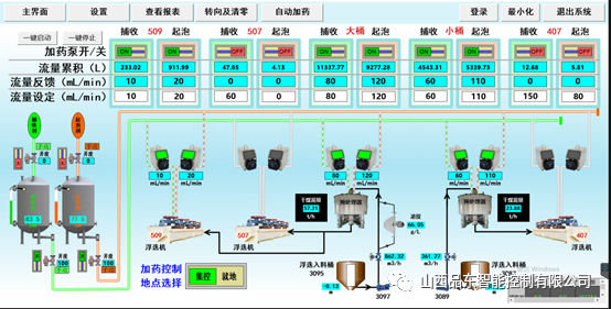
智能浮选

智能浓缩与压滤
地铁:乘坐15号线到“国展”站下车即到。地铁15号线可与地铁5号线、8号线、13号线、14号线换乘。
自驾车&停车场:手机相关导航APP中输入“中国国际展览中心(顺义馆)”。本届展会为展商及观众提供免费停车服务,可用停车场包括国展P3B、P4A、P5、西侧路、北侧路等。同时在P5停车场及北登录厅设置摆渡车停靠点。
山西品东智能控制有限公司是一家致力于选煤过程智能化的科技公司,位于山西省太原市转型综改示范区内。公司为中国煤炭加工利用协会和山西省煤炭加工利用学会理事单位。
公司紧紧围绕选煤生产智能化,研发了多指标(灰分、水分、硫分、发热量等)煤质分析仪、三通道图像识别煤泥浮选尾矿分析仪、药剂智能添加装置等核心产品,开发了智能仓储与配煤系统、智能重介系统、智能浮选系统、智能浓缩与压滤系统(煤泥水)和基于工业互联网平台的选煤信息管理系统。且产品已在山西焦煤、冀中能源、潞安集团、中煤集团等多家选煤厂得到推广应用,取得了显著的经济效益。
END



