

随着化工工艺和自动控制技术的快速发展,高度自动化、信息化、网络化的化工生产过程对高素质、高技能人才的需求,使得高等院校以及相关化工企业在人才培养方面面临技术人才短缺的发展瓶颈。企业要求员工尽快操作,减少培训等前期的投入,但学校不可能将企业的整套设备搬入课堂,因此造成学校学习--企业实训脱节,无法达到职业教育培训专业技能人才的目的,而半实物积木仿真是攻破这一难题的有效手段。从设备成本、厂房规模、安全系数、方便教学来看,化工积木仿真可以解决以上问题,也可以达到校企紧密结合、尽快上岗的目标。


北京欧倍尔开发的化工积木系列是以真实工厂工艺为蓝本,借助智能技术、信息技术、大数据、互联网、云计算、物联网等技术开发的一款积木型、智能型的桌面式仿真产品,具有体积小、精度高、操作简单、工艺直观、组合自由、智能运算、携带方便等优点。
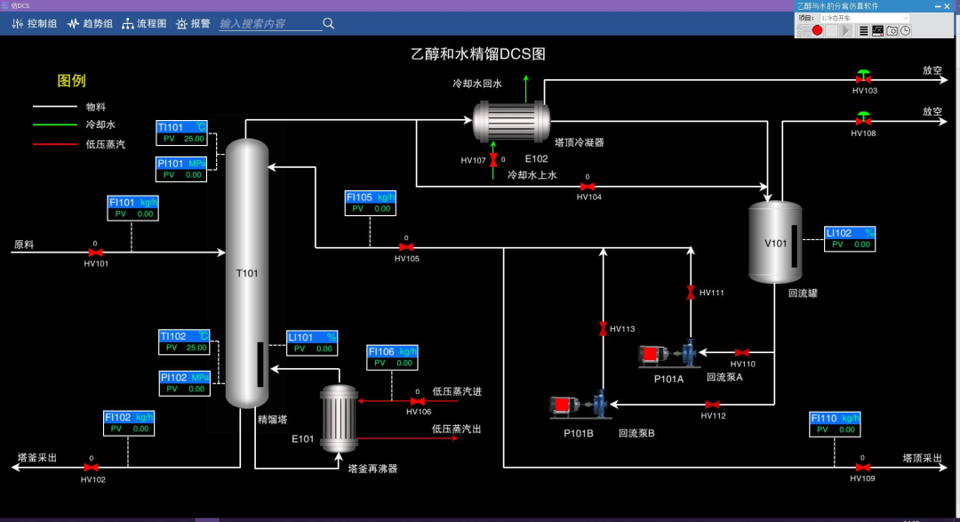
积木仿真装置可以实时传输数据,展现工艺过程中的参数动态变化;后台与装置数据可同步,实时显示操作细节及相关操作评分,帮助老师和学生在教学实践中学习相关工艺原理,突破教学实践中时间、空间的限制,调动学生学习的积极性和主动性。
对环境要求低,占地面积小,220V常规供电即可运行,安全方便,后台数据无线传输,突破环境限制,移动更方便。



以真实工厂为蓝本,等比例缩放相关设备,参考标准数据,还原设备外观及构造,严格把关物料衡算,模拟真实工厂生产数据。






关键设备可以拆装,方便学习相关设备原理、构造等。






数据实时传输,与后台同步,仿照真实工厂DCS进行数据模拟,每一步操作都有准确评分和相关提示,实时显示动态数据,反应真实的化工工艺过程。


供稿 | 化工事业部/张兆晗
排版 | 王琦琦
审核 | 张兆晗、 桑红娟

北京欧倍尔专注虚拟仿真教学资源研发,目前已研发了包括:化学化工、大型分析仪器、生物、制药、食品、环境、电气、力学、纺织、材料工程等多个成熟完善的产品线,并结合最新的3D、AR、VR等技术,辅助教育教学、实验室安全建设、实习实训、技能大赛等。
北京欧倍尔始终坚持不断钻研创新、精益求精,力争为高校虚拟仿真资源建设提供更完善的产品和服务!
❖公司网址:www.bjoberj.com
❖邮 箱:bjoberj@163.com
☎免费热线:400-076-5556
☎服务咨询:18611907909






