01 蒸发的概念
将含不挥发性溶质的溶液中部分溶剂汽化除去的单元操作,称为蒸发。

02 蒸发操作的目的
1)获得浓缩的溶液。2)获得固体溶质。3)除去杂质。
03 蒸发操作的工业应用
1)为了获得纯净的溶剂。如:淡化海水。
2)浓缩稀溶液直接制取产品或再处理制取固体产品。
如:电解烧碱液的浓缩,食糖水溶液的浓缩,以及各种果汁的浓缩。
3)同时浓缩溶液和回收溶剂。
如:有机磷农药苯溶液的浓缩脱苯,中药生产中酒精浸出液的蒸发。
04 蒸发操作特点
恒温传热:沸腾、冷凝。
溶液沸点升高:不挥发性溶质存在下,溶液饱和蒸气压小于纯溶剂,即溶液沸点高于纯溶剂,溶液浓度越高,沸点越高。
能量回收:溶剂汽化,汽化潜热大,因此蒸发过程是一个大能耗的单元操作。
05 蒸发操作分类
气化温度:自然蒸发、沸腾蒸发
二次蒸汽利用:单效蒸发、多效蒸发
操作压力:加压蒸发、减压蒸发、常压蒸发
操作形式:连续蒸发、间歇蒸发
06 常见蒸发设备工作原理动图
1、升膜式蒸发器

料液由底部进入加热管,受热沸腾后迅速汽化,在管中央出现蒸汽柱,蒸汽柱带动料液上升,沿管壁形成膜状,加快蒸发汽化。为了形成膜状流上升,一般料液要预热到接近沸点时加入。管长与管径比在100-150。
2、外加热式蒸发器

加热室安装在蒸发式外部,便于清洗,由于循环管不被加热,溶液较快下降,自然循环速度较大。
3、中央循环管蒸发器

加热室由加热管束和中央循环管组成,中央循环管的截面积是加热管束总截面积的40-100%,在加热管中溶液沸腾上升,而在中央循环管,由于截面积大,溶液达不到加热管中的温度,于是溶液向下降,构成液体在内部的循环。
4、几种多效蒸发器操作动图
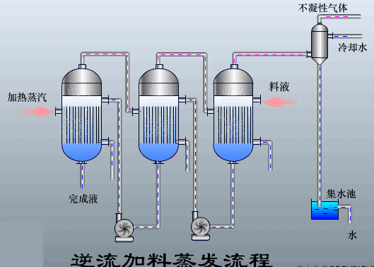
1)逆流加料蒸发流程

特点:1)料液需要用泵送入下一效;2)传热推动力较为均匀。
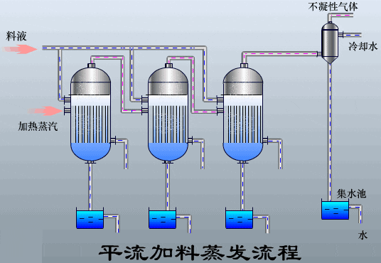
2)平流加料蒸发流程

特点:1)各效独立进料,传热状况均较好;2)物料停留时间较短
3)顺流加料蒸发流程

特点:1)料液可自动流入下一效,无需泵输送;2)溶液会发生闪蒸而产生更多的蒸汽;3)传热推动力依次减小。
如果您需要进一步提升自己,可通过以下链接参与化工工艺包培训:
如果您对化工产业数字化转型感兴趣,可通过以下链接进行报名:
“点赞”是一种美德,“关注”是一种信仰,如果能得到您的“转发”,小编将受到莫大鼓舞!!


