


套管式换热器

焦化厂蓄热室

浮头式换热器

沉浸蛇管换热

板式换热器

具有补偿圈的换热器

板翅式换热器

夹套换热器

U型管式换热器

列管换热器部件

螺旋板式换热器

列管式换热器

喷淋式换热器

气体冷却塔

热管换热器
蓄热室原理

浴室温水加热
填料吸收塔

填料吸收塔
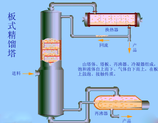
板式精馏塔

板式精馏塔

板式精馏塔内部流动情况
气体冷却塔

气体冷却塔
筛板萃取塔

筛板萃取塔

塔板结构
填料萃取塔

填料萃取塔总体结构

往复筛板萃取塔

往复筛板萃取塔
转盘筛板萃取塔

转盘筛板萃取塔
F1型浮法塔

F1型浮法塔
泡罩塔

泡罩塔
湍球塔除尘器

湍球塔除尘器
洗涤塔

洗涤塔
分馏塔

分馏塔
-END-
免责声明:所载内容来源于互联网及业内人士投稿,微信公众号等公开渠道。我们对文中观点保持中立,文中观点不代表本公众号观点,文章仅供参考和交流。转载的稿件版权归原作者和机构所有,如有侵权,请联系我们删除。





