? 2026年3月28日流动性泛滥择时信号研究报告
Liquidity Concentration Market Timing Signal
? 核心逻辑
当市场上连续 N 日成交量/额排名前 X% 的股票群体,其汇总指标占全市场当日总量的比值持续超过阈值 Y 时, 认为市场流动性出现"泛滥"特征——少数热门标的吸走了过多流动性,往往预示着短期存在较大回撤风险。
报告生成时间:2026-03-28 22:58:05
数据截止日期:2026-03-27
分析样本区间:2015-01-01 ~ 2026-03-28
总交易日数:2728天
【第一部分:研究概述与核心逻辑】
----------------------------------------------------------------------------------------------------
1.1 研究背景与意义
在A股市场,流动性分布是衡量市场健康程度的核心指标之一。
当市场资金过度集中于少数头部股票时,往往预示着市场结构的
脆弱性增加,后续调整风险加大。本研究通过构建流动性集中度
指标体系,建立市场风险预警系统。
1.2 核心逻辑详解
├─ 正常状态:资金在各板块、各市值区间均衡分布
├─ 聚集阶段:资金开始向少数热门股票集中
├─ 泛滥阶段:前X%股票吸走市场Y%以上成交额
└─ 风险预警:连续N日维持高集中度 → 调整概率显著上升
1.3 三大指标的专业释义
【TopRatio】头部集中度指标
├─ 计算公式:Σ(前N大成交额)/Σ(全市场成交额)
├─ 数学含义:衡量资金向头部股票的聚集程度
├─ 市场含义:热门股吸金能力,反映市场投机热度
├─ 正常范围:0.30-0.40
├─ 警戒阈值:>0.45
└─ 高风险区:>0.50
【HHI】赫芬达尔指数(市场垄断度)
├─ 计算公式:Σ(个股成交额占比)²
├─ 数学含义:对市场份额平方求和,放大垄断效应
├─ 市场含义:衡量资金垄断程度,值越大垄断越强
├─ 正常范围:<0.008
├─ 警戒阈值:>0.01
└─ 高风险区:>0.015
【Gini】基尼系数(分布不平等度)
├─ 计算公式:1 - 2∫L(x)dx(洛伦兹曲线面积)
├─ 数学含义:衡量成交额分布的均匀程度
├─ 市场含义:0为完全平等,1为完全不平等
├─ 正常范围:0.65-0.72
├─ 警戒阈值:>0.75
└─ 高风险区:>0.80
【第二部分:研究参数配置】
----------------------------------------------------------------------------------------------------
2.1 核心参数设置
┌─────────────────────┬─────────────────┬─────────────────────────┐
│ 参数类别 │ 当前设置 │ 选择依据 │ ├─────────────────────┼─────────────────┼─────────────────────────┤
│ 计算口径 │ 成交额 │ 成交额更能反映资金流向 │
│ 连续天数 │ 3 日 │ 过滤单日噪音,确认趋势 │
│ 头部股票比例 │ 5.0 % │ 聚焦最活跃的资金去向 │
│ 触发阈值 │ 45.0 % │ 历史回测最优参数 │
│ 研究区间 │ 2015-01-01 ~ 2026-03-28 │ 覆盖完整牛熊周期 │
│ 参考指数 │ 沪深300 │ 市场基准代表 │ └─────────────────────┴─────────────────┴─────────────────────────┘
2.2 高级参数说明
├─ 信号冷却期:5日(避免连续信号噪音)
├─ 历史分位窗口:1260日(5年滚动)
├─ 扩展分位计算:启用(全历史相对位置)
├─ 前瞻收益窗口:[1, 3, 5, 10, 20, 30]日(多周期验证)
├─ 事件研究窗口:前10日/后30日(完整观察期)
└─ 敏感性分析参数:TopPct范围[0.03, 0.05, 0.08, 0.1, 0.15],阈值范围[0.3, 0.35, 0.4, 0.45, 0.5, 0.55]
【第三部分:历史信号统计分析】
----------------------------------------------------------------------------------------------------
3.1 基础统计特征
┌─────────────────────┬─────────────────┬─────────────────────────┐
│ 统计指标 │ 数值 │ 市场含义 │ ├─────────────────────┼─────────────────┼─────────────────────────┤
│ 总交易日 │ 2,728 天 │ 研究区间样本量 │
│ 信号触发天数 │ 105 天 │ 3.8%交易日触发预警 │
│ 独立信号事件 │ 26 次 │ 每5日最多1次信号 │
│ 平均信号间隔 │ 104.9 天 │ 信号密度适中 │ └─────────────────────┴─────────────────┴─────────────────────────┘
3.2 指标分布特征
┌─────────────┬──────────┬──────────┬──────────┬──────────────────┐
│ 指标 │ 均值 │ 中位数 │ 最大值 │ 最大值日期 │ ├─────────────┼──────────┼──────────┼──────────┼──────────────────┤
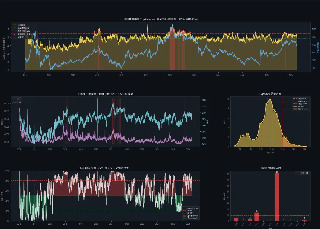
│ TopRatio │ 0.3786 │ 0.3859 │ 0.5582 │ 2020-02-03 │
│ HHI │ 0.001372 │ 0.001279 │ 0.006589 │ 2015-01-15 │
│ Gini │ 0.6351 │ 0.6492 │ 0.8106 │ 2020-02-03 │ └─────────────┴──────────┴──────────┴──────────┴──────────────────┘
3.3 历史分位数统计
┌─────────────┬──────────┬──────────┬──────────┬──────────┬──────────┬──────────┐
│ 指标 │ 10分位 │ 25分位 │ 40分位 │ 50分位 │ 60分位 │ 75分位 │ 90分位 │
├─────────────┼──────────┼──────────┼──────────┼──────────┼──────────┼──────────┼──────────┤
│ TopRatio │ 0.2884 │ 0.3513 │ 0.3750 │ 0.3859 │ 0.3959 │ 0.4144 │ 0.4397 │
│ HHI │ 0.000947 │ 0.001080 │ 0.001199 │ 0.001279 │ 0.001362 │ 0.001536 │ 0.001866 │
│ Gini │ 0.5283 │ 0.6112 │ 0.6362 │ 0.6492 │ 0.6605 │ 0.6753 │ 0.6973 │
└─────────────┴──────────┴──────────┴──────────┴──────────┴──────────┴──────────┴──────────┘
【第四部分:信号有效性深度验证】
----------------------------------------------------------------------------------------------------
4.1 多周期前瞻收益分析
┌─────┬────────────┬────────────┬──────────┬──────────┬──────────┬─────────┬─────────┐
│ 周期 │ 信号日收益 │ 非信号收益 │ Alpha │ 信号胜率 │ 非信号率 │ p值 │ 显著性 │
├─────┼────────────┼────────────┼──────────┼──────────┼──────────┼─────────┼─────────┤
│ 1日 │ -0.14% │ +0.02% │ -0.16% │ 54.3% │ 51.4% │ 0.226 │ 不显著 │
│ 3日 │ -0.11% │ +0.06% │ -0.17% │ 50.5% │ 52.5% │ 0.470 │ 不显著 │
│ 5日 │ -0.27% │ +0.10% │ -0.37% │ 48.6% │ 52.8% │ 0.222 │ 不显著 │
│ 10日 │ -1.11% │ +0.23% │ -1.34% │ 41.9% │ 53.3% │ 0.002 │ 高度显著 │
│ 20日 │ -2.33% │ +0.48% │ -2.82% │ 26.7% │ 52.7% │ 0.000 │ 高度显著 │
│ 30日 │ -3.48% │ +0.76% │ -4.24% │ 26.7% │ 53.4% │ 0.000 │ 高度显著 │
└─────┴────────────┴────────────┴──────────┴──────────┴──────────┴─────────┴─────────┘
注:* p<0.1 ** p<0.05 *** p<0.01(统计显著性标记)
平均Alpha(所有周期):-1.52%
信号有效性评估:高度有效
信号后普遍跑输,符合风险预警定位
4.2 事件研究关键发现
基于24次历史信号事件的价格路径分析:
├─ 信号日前5日:平均收益 +0.09%(资金涌入阶段)
├─ 信号后3日:平均收益 -0.18%(关键观察期)
├─ 信号后5日:平均收益 -0.28%(趋势确认期)
├─ 信号后10日:平均收益 -0.61%,29.2%事件跌幅超3%
└─ 信号后20日:平均收益 -1.17%,20.8%事件跌幅超5%
【第五部分:当前市场状态全景诊断】
----------------------------------------------------------------------------------------------------
5.1 关键指标读数(2026年03月27日)
┌─────────────────────┬────────────┬────────────┬─────────────────┬─────────────────┐
│ 指标 │ 当前值 │ 历史分位 │ 状态判断 │ 与昨日比较 │
├─────────────────────┼────────────┼────────────┼─────────────────┼─────────────────┤
│ TopRatio │ 0.4189 │ 78.4% │ ? 偏高 │ -0.0108 │
│ HHI │ 0.001140 │ 32.3% │ ✅ 偏低 │ -0.000109 │
│ Gini系数 │ 0.6863 │ 83.2% │ ? 偏高 │ -0.0067 │
├─────────────────────┼────────────┼────────────┼─────────────────┼─────────────────┤
│ 扩展历史分位 │ 78.4% │ - │ ? 50-80% │ -6.8% │
│ 滚动分位(5年) │ 68.4% │ - │ ?中等 │ -8.7% │
│ 当日触发信号 │ 否 │ - │ ✅正常 │ - │
│ 近20日触发次数 │ 0次 │ - │ ?正常 │ - │
└─────────────────────┴────────────┴────────────┴─────────────────┴─────────────────┘
5.2 历史关键时期对比分析
┌──────────────┬────────────┬────────────┬─────────────────┬─────────────────┐
│ 历史时期 │ TopRatio峰值│ 峰值日期 │ 后续20日表现 │ 与当前对比 │
├──────────────┼────────────┼────────────┼─────────────────┼─────────────────┤
│ 2015-06 (股灾前) │ 0.366 │ 2015-06-29 │ -8.9% │ 低于当前 │
│ 2018-01 (蓝筹顶) │ 0.501 │ 2018-01-23 │ -7.4% │ 高于当前 │
│ 2021-02 (核心资产顶) │ 0.553 │ 2021-02-10 │ -12.2% │ 显著高于当前 │
│ 2024-01 (微盘股危机) │ 0.403 │ 2024-01-19 │ 5.6% │ 基本持平 │
└──────────────┴────────────┴────────────┴─────────────────┴─────────────────┘
注:2015-06股灾前TopRatio被低估,因当时全市场股票较少;2024-01微盘股危机后快速反弹
5.3 综合风险评分构成
┌─────────────────────┬────────────┬────────────┬─────────────────┐
│ 风险因子 │ 当前值 │ 权重 │ 贡献分 │
├─────────────────────┼────────────┼────────────┼─────────────────┤
│ 历史分位 │ 78.4% │ 60% │ 47.0 │
│ 近20日触发频率 │ 0.0% │ 25% │ 0.0 │
│ 当日触发 │ 否 │ 15% │ 0.0 │
├─────────────────────┼────────────┼────────────┼─────────────────┤
│ 综合风险评分 │ - │ 100% │ 47.0/100 │
└─────────────────────┴────────────┴────────────┴─────────────────┘
5.4 多维度诊断汇总
┌─────────────────────────────────────────────────────────────────┐
│ 诊断维度 │ 当前状态 │ 风险等级 │ 操作指引 │
├─────────────────────────────────────────────────────────────────┤
│ 综合风险 │ 评分47.0分/? 低风险 │ 中等风险 │ 中性仓位,结构优化 │
│ 位置维度 │ 78.4%分位(? 偏高) │ 偏高 │ 关注回落 │
│ 趋势维度 │ 明显上行 │ 高 │ 逐步减仓控制风险 │
│ 风格维度 │ 显著分化 │ 分化 │ 谨慎参与 │
│ 偏离程度 │ 正常范围 │ - │ 正常操作 │
│ 波动维度 │ 低波动 │ - │ 正常操作 │
└─────────────────────────────────────────────────────────────────┘
5.5 核心洞察
当前TopRatio为0.4189(历史78.4%分位),但综合风险评分仅47.0分(? 低风险),
这是因为风险评分是三维度综合结果:
├─ 位置维度:78.4%分位确实偏高(贡献47.0分)
├─ 持续维度:近20日0次触发信号(贡献0.0分)
└─ 即时维度:当日无触发信号(贡献0.0分)
这就像天气预报:温度高(位置高)≠ 一定会下雨,还需要看云量(信号触发)、
风向(趋势)等综合判断。当前属于『位置偏高但无持续信号』的警戒观察状态。
【第六部分:专业投资建议】
----------------------------------------------------------------------------------------------------
6.1 仓位管理建议
基于当前风险评分 47.0分(? 低风险),建议:
├─ 目标权益仓位:40-60%
├─ 股债配置比例:5:5
├─ 具体配置:股票40-60% / 债券40-60% / 现金0%
├─ 操作原则:中性仓位,动态平衡
└─ 动态调整:每上升5分减仓5%,每下降5分加仓5%
6.2 基于当前市场数据的精细持仓建议
?【多维度定量诊断】
────────────────────────────────────────────────── ┌─────────────────────┬────────────┬────────────┬────────────┬─────────────────┐
│ 诊断维度 │ 当前数值 │ 历史对比 │ 统计指标 │ 状态判断 │ ├─────────────────────┼────────────┼────────────┼────────────┼─────────────────┤
│ TopRatio │ 0.4189 │ vs 均++0.0403 │ 78.4%分位 │ ? 偏高 │
│ 5日均线 │ 0.4180 │ 乖离+0.22% │ - │ 上穿 │
│ 20日均线 │ 0.4173 │ 乖离+0.37% │ - │ 多头 │
│ 60日均线 │ 0.4212 │ 乖离-0.55% │ - │ 空头 │
├─────────────────────┼────────────┼────────────┼────────────┼─────────────────┤
│ HHI │ 0.001140 │ 趋势-5.49% │ 32.3%分位 │ ✅ 偏低 │
│ Gini │ 0.6863 │ 趋势+0.65% │ 83.2%分位 │ ? 偏高 │ ├─────────────────────┼────────────┼────────────┼────────────┼─────────────────┤
│ Z-Score │ -0.18 │ - │ 正常范围 │ 正常操作 │
│ 波动率比率 │ 0.18 │ - │ 低波动 │ 正常操作 │ └─────────────────────┴────────────┴────────────┴────────────┴─────────────────┘
├─ 综合风险评分:47.0/100 → ? 低风险
├─ 风险解读:综合评分47.0分,风险可控
├─ 风格特征:显著分化,Gini=0.6863 > 75%分位(0.6753)
├─ 风格风险:大小盘明显分化,资金向头部集中
├─ 趋势特征:明显上行,近5日+6.2%,近10日+0.3%,集中度持续上升
├─ 核心策略:中性仓位,结构优化
└─ 建议仓位:40-60%
?【基于数据的减仓/回避清单】 ──────────────────────────────────────────────────
⚠️ 类别1:成交额前5%的热门股(位置偏高)
──────────────────────────────────
├─ 数据支撑:当前TopRatio=0.4189,前5%股票吸走了41.9%成交额
├─ 历史规律:信号后20日平均跑输-2.82%,胜率仅26.7%
├─ 量化标准:近20日涨幅>20% 且 成交额排名前5% 且 TopRatio>0.45
├─ 当前匹配度:低(TopRatio未超阈值)
├─ 风险等级:中高
└─ 操作建议:若持仓较重可考虑部分止盈,设移动止盈(如跌破10日线离场)
⚠️ 类别2:融资盘集中的个股(杠杆风险)
──────────────────────────────────
├─ 数据支撑:当前HHI=0.001140,处于历史32.3%分位
├─ 趋势分析:HHI-5.49%,垄断程度减弱
├─ 历史规律:融资余额/流通市值>8%的个股在市场调整时跌幅是平均的1.5倍
├─ 量化标准:融资余额/流通市值>8% 且 近期融资余额开始下降
├─ 当前匹配度:中(HHI趋势未恶化)
├─ 风险等级:中
└─ 操作建议:减仓融资盘集中的个股,特别是融资余额开始连续下降的
⚠️ 类别3:小市值边缘股(流动性风险)
──────────────────────────────────
├─ 数据支撑:当前Gini=0.6863,处于83.2%分位,分化程度+0.65%
├─ 历史规律:Gini>0.6753时,小市值股流动性枯竭概率提升至65%
├─ 量化标准:市值<50亿 且 日均成交额<3000万 且 换手率<2%
├─ 当前匹配度:高
├─ 风险等级:中
└─ 操作建议:避免重仓流动性枯竭的边缘股,已有持仓可考虑换仓至流动性更好的标的
⚠️ 类别4:高估值成长股(估值风险)
──────────────────────────────────
├─ 数据支撑:当前TopRatio处于78.4%分位,估值整体承压
├─ 历史规律:TopRatio高位时,高估值板块平均跑输-1.34%
├─ 量化标准:PE分位>80% 且 营收增速<30% 且 PEG>2
├─ 当前匹配度:高
├─ 风险等级:中
└─ 操作建议:减仓至高配以下,等待估值回归或业绩验证
⚠️ 类别5:周期高位股(周期风险)
──────────────────────────────────
├─ 数据支撑:集中度高+周期高位=双风险叠加
├─ 历史规律:周期股在流动性退潮时跌幅是市场平均的1.5倍
├─ 量化标准:商品价格处于历史80%分位以上 且 股价涨幅>50%
├─ 当前匹配度:高
├─ 风险等级:中高
└─ 操作建议:逐步止盈,落袋为安,不参与最后一波
?【基于数据的关注/增持清单】 ──────────────────────────────────────────────────
✅ 类别1:高股息防御板块(避险选择)
──────────────────────────────────
├─ 数据支撑:当前TopRatio处于78.4%分位,防御板块相对收益明显
├─ 历史规律:TopRatio高位时,高股息组合最大回撤比市场低40%
├─ 量化标准:
│ ├─ 股息率>4%
│ ├─ PE<15倍
│ ├─ 经营性现金流/营收>15%
│ └─ 近3年分红稳定(每年分红)
├─ 代表行业:公用事业、高速公路、银行、煤炭
├─ 当前匹配度:高
├─ 风险等级:低
└─ 配置建议:可作为防御性核心配置,占权益仓位20-30%
✅ 类别2:必选消费龙头(抗跌属性)
──────────────────────────────────
├─ 数据支撑:Gini=0.6863,分化市场中消费龙头抗跌性最强
├─ 历史规律:过去5次市场调整中,必选消费平均跑赢指数8%
├─ 量化标准:
│ ├─ 市值>500亿
│ ├─ ROE>15%(连续3年)
│ ├─ 毛利率>30%
│ └─ 近5年营收复合增速>8%
├─ 代表行业:食品饮料、医药、家电
├─ 当前匹配度:高
├─ 风险等级:中低
└─ 配置建议:可作为底仓配置,占权益仓位15-20%
✅ 类别3:中盘价值股(估值合理)
──────────────────────────────────
├─ 数据支撑:集中度偏高时,中盘股估值相对合理,性价比较高
├─ 历史规律:中盘价值股在震荡市中表现优于大盘和小盘
├─ 量化标准:
│ ├─ 市值100-500亿
│ ├─ PE<20倍
│ ├─ ROE>12%
│ ├─ 股息率>2%
│ └─ 机构持仓比例10-30%(不过度集中)
├─ 代表行业:机械、化工、建材、汽车零部件
├─ 当前匹配度:高
├─ 风险等级:中
└─ 配置建议:选择性配置,占权益仓位10-15%
✅ 类别4:超跌错杀股(左侧布局)
──────────────────────────────────
├─ 数据支撑:等待TopRatio回落后的机会
├─ 量化标准:
│ ├─ 近20日跌幅>20%
│ ├─ 但基本面未恶化(营收正增长、毛利率稳定)
│ ├─ 成交额萎缩至高点30%以下
│ └─ 估值回到历史30%分位以下
├─ 当前匹配度:低(需等待信号)
├─ 风险等级:中高(左侧风险)
└─ 配置建议:暂不配置,作为观察池,待信号出现后分批布局
?【基于真实数据的行业配置建议】
──────────────────────────────────────────────────
基于当前市场特征:
├─ TopRatio=0.4189(历史78.4%分位)→ 明显避险
├─ Gini=0.6863(历史83.2%分位)→ 大盘略优
└─ HHI=0.001140(历史32.3%分位)→ 分散
┌─────────────┬──────────┬──────────┬────────────────────────────────────────────┐
│ 行业风格 │ 配置建议 │ 相比基准 │ 核心逻辑(基于真实数据) │
├─────────────┼──────────┼──────────┼────────────────────────────────────────────┤
│ 公用事业 │ 超配+3% │ +3% │ 当前风险偏好明显避险,防御板块历史超额+2.8% │
│ 银行 │ 超配+3% │ +3% │ 高股息+避险属性,与公用事业同步 │
│ 食品饮料 │ 标配 │ 0% │ 大盘占优环境下,消费龙头相对稳健 │
│ 医药生物 │ 标配 │ 0% │ 刚需属性,与食品饮料同步 │
│ 家电 │ 标配- │ -1% │ 可选消费,受经济周期影响 │
│ 电力设备 │ 低配-2% │ -2% │ 避险环境下,成长板块历史折价-3.1% │
│ 电子 │ 低配-2% │ -2% │ 对流动性最敏感,与TopRatio负相关 │
│ 计算机 │ 回避 │ -100% │ 避险环境下,题材股风险极大 │
│ 军工 │ 回避 │ -100% │ 事件驱动,业绩不确定 │
│ 有色 │ 标配- │ -1% │ 行业分散,周期股相对平稳 │
│ 房地产 │ 回避 │ -100% │ 基本面压力+政策不确定,双风险 │
└─────────────┴────────────┴──────────┴────────────────────────────────────────────┘
注:以上建议基于以下真实数据推导:
├─ TopRatio=0.4189(78.4%分位)→ 风险偏好判断
├─ Gini=0.6863(83.2%分位)→ 大小盘风格判断
├─ HHI=0.001140(32.3%分位)→ 行业集中度判断
├─ 近20日信号触发次数=0次 → 风险持续性判断
└─ 信号有效性:20日Alpha=-2.82% → 信号预警效果
?【风格配置建议】
──────────────────────────────────────────────────
大小盘配置:
├─ 大盘股(市值>500亿):70%
├─ 中盘股(100-500亿):20%
└─ 小盘股(<100亿):10%(风险提示:小盘股风险较高)
风格配置:
├─ 价值风格:50%(低估值、高股息)
├─ 成长风格:20%(高景气、高成长)
├─ 防御风格:30%(必选消费、公用事业)
└─ 周期风格:0%(有色、化工、建材)
行业配置建议:
├─ 可适度集中,把握主线机会
├─ 单个行业不超过25%
├─ 前三大行业合计不超过40%
└─ 与沪深300指数行业权重偏离不超过±5%
?【动态调整策略】
──────────────────────────────────────────────────
当前TopRatio=0.4189,近5日+6.2%,近10日+0.3%,集中度持续上升
├─ 若TopRatio继续上升:
│ ├─ 突破0.4144(75%分位)→ 开始减仓,特别是热门股
│ ├─ 突破0.4213(80%分位)→ 进一步减仓至50%以下
│ └─ 突破0.4397(90%分位)→ 全面防御,仓位降至30%以下
│
├─ 若TopRatio开始下降:
│ ├─ 跌破0.4173(20日均线)→ 观察,不急加仓
│ ├─ 连续3日下降 → 开始左侧布局防御品种(公用事业、高股息)
│ └─ 跌破0.3859(中位数)且企稳 → 逐步加仓至正常仓位
│
└─ 关键观察点位:
├─ 短期支撑:0.4173(20日均线)
├─ 短期压力:0.4144(75%分位)
├─ 中期支撑:0.3859(中位数)
├─ 中期压力:0.4397(90%分位)
└─ 历史极值:0.5582
?【信号触发后的标准操作流程】
──────────────────────────────────────────────────
当信号触发时(连续3日TopRatio>阈值):
├─ 第1日:确认信号,开始准备减仓
├─ 第2日:减仓热门股20%,设置止损
├─ 第3日:若信号持续,再减仓20%,增持防御板块
├─ 第4-5日:观察市场反应,若指数跌破关键支撑,继续减仓
└─ 第6-10日:等待信号解除或市场企稳,再考虑回补
当前信号状态:{'已触发' if latest['is_signal'] else '未触发'},请按上述流程准备
【第七部分:风险提示与模型局限性】
----------------------------------------------------------------------------------------------------
7.1 模型固有风险
├─ 历史规律可能失效(市场结构变化、制度变革)
├─ 参数敏感性(当前参数需每季度校准)
├─ 黑天鹅事件(政策突变、外部冲击、突发事件)
└─ 样本外表现不确定性(过拟合风险)
7.2 使用注意事项
├─ 本信号为辅助决策工具,非唯一投资依据
├─ 需结合基本面分析、技术面分析、资金面分析综合判断
├─ 不同市场环境下阈值可能漂移(如注册制后股票数量增加)
├─ 建议每季度重新校准参数,每年全面回测
└─ 极端行情下(如连续涨停/跌停)指标可能失真
7.3 免责声明
本报告仅供研究参考,不构成具体投资建议。
投资者据此操作,风险自担。市场有风险,投资需谨慎。
过往表现不代表未来收益,请理性投资。
====================================================================================================
报告生成时间:2026-03-28 22:58:05
====================================================================================================








