
在当前的市场环境中,中小物业企业面临着种种挑战,从日益增加的运营成本到客户服务质量的提升需求。这些企业需要一个能够帮助它们在竞争中脱颖而出的解决方案。
了解什么是有你智居智慧物业系统
“有你智居智慧物业系统”是一个专为中小物业企业设计的全面物业管理工具。它通过集成的软件平台,使物业管理更加高效、透明,同时降低成本。
有你智居智慧物业系统的
几大功能板块?
收费管理:简化复杂流程
有你智居智慧物业系统通过自动化账单生成和实时收费追踪,极大地简化了物业管理的财务流程。这不仅提高了工作效率,还保证了账目的准确性和透明性。

有你智居物业系统-费用管理
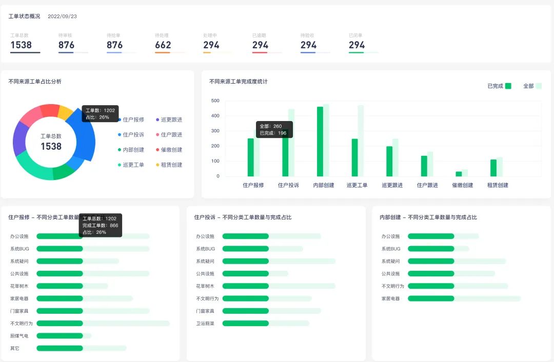
工单管理:提高效率与透明度
有你智居物业系统通过快速响应和高效分派工单的功能,加上实时更新和反馈,能够显著提高维修和维护工作的效率和质量,也让业主的满意度提升。

有你智居物业系统-工单管理
电子巡更:保障安全与责任
电子巡更功能通过高效规划和实时监控,提供工单数据和巡更记录,确保了小区的安全和物业责任落实,从而增强了业主的信任。


有你智居物业系统电子巡更记录、工单数据
客户案例:成功故事
以“和谐家园”为例,这是一个中小型住宅物业。在采用“有你智居智慧物业系统”后,他们的收费效率从45%提升1至82%,客户满意度也提升了。
系统的实时反馈和透明的工单管理,使得物业管理团队能够更快地响应住户需求,并且提供更为专业的服务。此外,通过系统的巡更管理功能,社区的安全标准得到了显著提升。

选择“有你智居智慧物业系统”不仅仅是选择一个软件,而是选择一个全方位的解决方案。它通过提升效率、降低成本和增强业主满意度,帮助中小企业在竞争中取得优势。


wuye.yoniot.cn ?复制链接
用电脑浏览器体验




