摘要:开放式背栓干挂石材幕墙作为一种新颖的石材幕墙类型,因其特有的结构技术,被越来越多的幕墙工程所选用,也得到了建筑业内人士的认可。
随着建筑业的发展,建筑装饰材料可谓百花齐放,争奇斗艳。石材以其自然、厚重、华贵等独特的优势,使当今越来越多的建筑或端庄或华贵或纯朴自然或富丽堂煌,无不产生震撼人心灵的端庄气势;斑斓的色彩,抽象中蕴含大自然的无穷变化,或含蓄或浪漫。因此,石材被广泛应用于建筑外墙,室内外地面、墙面等。
幕墙所使用的石材主要为天然花岗石。天然花岗石是以硅酸盐矿物为主的火成岩,因其形成温度高,各种矿物晶体结合紧密,质地坚硬,耐酸、碱、盐等腐蚀,化学性能好。
所以,花岗石在外墙中的应用越来越普通,由于湿贴法(又称灌浆法)固有的缺陷,干挂式花岗石幕墙已被业主及建筑师广泛接受,近几年随着幕墙技术的发展及幕墙技术规范的完善,干挂石材工艺已日趋完善。
目前主要有以下几种典型的结构:钢销式结构、半圆槽结构、通长槽结构、小单元式结构、背栓式结构。本文着重介绍开放式背栓干挂石材幕墙结构。
开放式背栓干挂石材幕墙因其独有的特点,在幕墙工程中被广为使用。
1、开放式背栓干挂石材幕墙结构原理
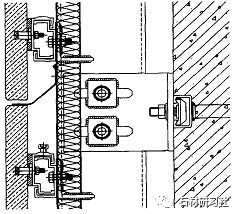
背栓式干挂法是在石材面板的背面采用专用钻孔设备在石材上钻孔,然后安装无应力螺栓固定在石材背面,再将螺栓与铝合金挂件连接,通过铝合金挂件与骨架连接将石材干挂在幕墙骨架上(见图1、图2)。各石材板块自成连接体系,相邻板块间不传递荷载作用。

图1幕墙结构纵剖图

图2幕墙结构横剖图
开放式体系取源于“通风对流”原理。开放式背栓干挂石材幕墙结构,是指在背栓干挂石材板块的接缝采用不打胶的工艺,通过开缝让石材幕墙背后的空气层能够顺畅的流通,可以起到良好的绝热及吸声效果,且在空气层流通的过程中可以将冷凝水挥发掉。
2、开放式背栓干挂石材幕墙的性能特点
2.1施工现场无打胶作业
传统的幕墙多采用耐候密封胶进行封闭,但在打胶的过程中由于胶的特性受周围温度、湿度及工人技术等影响较大,施工质量无法保证,也容易污染石材。
开放式背栓干挂石材幕墙由于采用螺栓连接及开放式结构无需在幕墙上进行打胶作业,石材与螺栓的连接可在条件较好的工厂完成,确保了整个幕墙的施工质量,这也与目前幕墙“施工现场无打胶作业”的整体发展趋势相适应。
2.2保温节能
开放式幕墙结构利用其背面的空气对流减少室内与室外的热量交换,而且其内层保温板又进一步阻碍了热量穿透,从而达到了明显隔热效果。在夏季,可以减少建筑制冷成本,在冬季则可以大大减少采暖费用。
2.3抗震性能
背栓式结构属于石材干挂技术第三代产品,是目前世界上较先进技术,其特点是实现石材的无应力加工,石材连接强度高,节省强度值30%左右。背栓式结构是将石材面板独立分解开,各面板自成独立连接体系,相邻板块间不传递荷载作用,板块与骨架之间仍设计成活动连接,可保证面板有足够的位移变形空间,因此从理论上分析,背栓式结构比其它的结构具备更好的位移变形性能和抗震性能。
2.4易于维护
在维修时只需将其上块面板上移5mm左右,再将破损的板块抬高10mm以上即可拆下,安装时也采取同样的方法。这样就能方便的更换石材,从而长期保持幕墙的完好,而一般幕墙结构的每一个板块都通过胶连接,难以独立拆卸,难以避免打胶接口处理问题。
2.5开放式,美观大方
幕墙结构采用开放式,石材板缝不使用密封胶封闭使其敞开在视觉上板缝有深度,装配感和立体感强,外饰效果好,又由于不使用密封胶,无胶油渗出腐蚀石材和吸附灰尘,使幕墙表面长期保持清洁,提高外饰效果。
3、 开放式背栓干挂石材幕墙技术控制要点
3.1外墙防水
在外幕墙工程中,雨水渗漏问题的处理很重要,开放式背栓干挂石材幕墙结构的外墙防水重点为迎面防水,工程中多采用防排结合,组织多道放水体系的方法。
开放式背栓干挂石材幕墙不能兼做建筑物的外围护结构,需要单独做外墙,在普通砌体或板材等外墙材料上做防水的技术早已成熟,加上外侧干挂石材面层可以阻挡阳光直接照射、避免杂物直接破坏、避免雨雪直接冲刷等有利条件。这样,选择防水材料的余地就更大了,可选择卷材类防水材料,也可以选择涂膜类防水材料,因工程建筑外形、施工条件、造价要求而定。
基层防水做完后,待石材龙骨安装完成后,从外墙顶部及往下,每隔4m~8m设置挡水斜坡,挡水斜坡设置在幕墙骨架或外墙混凝土结构上,这样有利于防水效果,具体做法可采用1.2mm厚氧化铝板折弯成坡状,一端用铆钉铆固于外墙混凝土结构上,一端引至石材板缝处,铝板与墙体及铝板与铝板之间用耐候胶封闭。这样即使有雨水进入石材幕墙内部亦可通过坡状铝板引排至石材幕墙外。
3.2石材安装
石材安装质量直接影响到整个幕墙外立面效果,同时由于天然石材色差问题的存在也将对幕墙外在观感产生影响,因此控制石材安装质量及控制石材色差也是我们控制的重点。
首先对石材颜色进行挑选并预排版、编号,以备正式安装时按号取用。颜色差异较大时,经监理单位、设计单位、建设单位同意后安装于次要位置,这样即使存在一些色差也不影响整个幕墙立面装饰效果。
按设计要求在石材后置锚螺栓上固定铝挂件。石材安装应从下至上进行,根据石材水平缝的标高拉通水平线安装石材,以便控制石材幕墙水平度。将铝合金挂件的螺母就位,检查平整度、垂直度、接缝宽度等,如达不到要求调整铝合金挂件和螺母直到满足要求为止。具体控制要求如下表1:

表1石材幕墙安装允许偏差
石材安装完成后,经“自检、互检、专检”合格后,再进行缝隙清理修整,主要清理缝隙间的残留杂物,并尽量将缝隙控制一致。
4、结束语
开放式背栓干挂石材幕墙作为一种新颖的石材幕墙类型,其结构技术是解决早期传统石材幕墙存在问题的较理想的技术之一,它在石材安装上是一种全新的结构技术,具有三维调节、拆装方便、易于维修、抗震性能好、外观效果好等优点。但是,幕墙结构日新月异、种类很多,理想的幕墙结构应针对工程的具体特点,灵活选型,不可生搬硬套。






