
今天,环保百事通为大家介绍一下污泥的处理方法及工艺流程,通过动图深入了解污泥处理。
输送设备

轴流泵

混流泵

螺杆泵

G型系列单螺杆泵

隔膜泵

隔膜泵工作状态

螺旋泵

三叶泵
浓缩包括:重力浓缩、气浮浓缩、污泥水分
重力浓缩

重力浓缩原理

连续式重力浓缩池
气浮浓缩

气浮浓缩原理

圆形气浮池

矩形气浮池

回流加压溶气气浮工艺流程

部分溶气气浮工艺流程

全溶气气浮工艺流程
污泥水分

污泥水分
消化

沼气搅拌消化池

机械搅拌设备

消化池水力循环

施工后的消化池及污泥浓缩池

消化池顶俯视
沼气利用

沼气发电热量回收流程
自然干化

人工滤层干化场
机械脱水
机械脱水包括:原理、预处理、压滤脱水、离心脱水、真空过滤脱水
原理

过滤原理

比阻测定装置
预处理

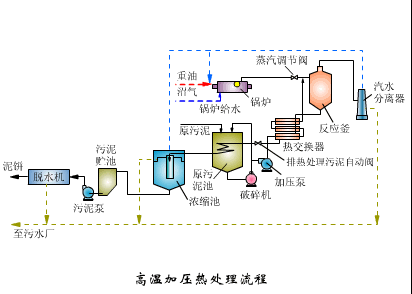
高温加压热处理流程

污泥的冷冻处理原理
压滤脱水

带式压滤机

带式压滤机静图

厢式压滤机

板框式压滤机

滚压带式脱水机

水平滚压带式脱水机
离心脱水

离心脱水机静图

离心脱水机
真空过滤脱水

转鼓真空过滤机工艺流程

链带式转鼓真空过滤机

转鼓真空过滤机
干燥

带式干燥器

回转圆筒干燥器干燥流程

平行流动式喷雾干燥器

污泥干化场

三种喷雾干燥器离心转筒形式
焚烧

流化床焚烧炉

回转焚烧炉

立式多段焚烧炉

湿式燃烧工艺流程
处置与利用

污泥最终处置与利用缩图

污泥堆肥一般工艺流程

混合堆肥工艺流程

发酵仓

污泥高温干馏裂解工艺流程
污泥实物处理照片

水处理-污泥处理

水处理-污泥处理2

水处理-污泥处理厂1

水处理-污泥处理厂2

水处理-污泥处理设备1

水处理-污泥处理设备2
信息来源于“石油化工节能环保低碳”

免责声明:所载内容来源于互联网,微信公众号等公开渠道,我们对文中观点持中立态度,本文仅供参考、交流。转载的稿件版权归原作者和机构所有,如有侵权,请联系我们删除。



