推广 热搜: 采购方式  甲带  滤芯  气动隔膜泵  带式称重给煤机  减速机型号  链式给煤机  减速机  无级变速机  履带 

电气设计 | 电厂各类设备原理动图 ,太全太直观了!

   日期:2023-08-22 10:17:40     来源:网络整理    作者:本站编辑    评论:0    

一波电厂设备原理动图
重磅来袭
准备好了吗
GO!
↓↓↓
▲ 火力发电流程原理
▲ 核能发电流程原理
▲ 水力发电流程原理
▲ 光热发电原理
▲ 垃圾发电原理
▲ 蒸汽吸收式制冷原理
▲ 尿素热解脱硝流程原理
▲ 湿法脱硫工艺原理
▲ 钢球磨煤机内煤的破碎原理
▲ 碎煤机工作原理
▲ 螺旋输送机(绞龙)原理
▲ 多管电除尘器
▲ 立式旋风水膜除尘器
▲ 电除尘
▲ 液力耦合器原理
▲ 除氧器横截面图
▲ 气动门工作原理
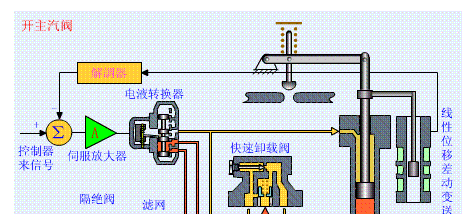
▲ 液压系统工作原理

▲ MTS动作原理

▲ OPC动作原理

▲ 手动遮断及复位原理(75S)

▲ 调门关原理

▲ 调门开原理

▲ 远程遥控复位原理(55S)

▲ 遮断原理(90S)
▲ 各类阀门原理
▲ 孔板流量计
▲ 文丘里流量计
▲ 涡街流量计
▲ 压力表原理
▲ 翻板式液位计原理
▲ 地磅秤原理
▲ 皮带秤原理
▲ 水环真空泵原理
▲ 风机挡板门原理
 
▲ 螺杆压缩机原理
▲ 减速机构造与原理
▲ 电机原理动图
▲ 压滤机原理
▲ RO膜工作原理
▲ 滚动轴承原理
▲ 滑动轴承构造与原理

如有侵权,请联系删除(来源:网络,版权归原作者)

往期文章回顾

  1. 光伏发电设计课程

  2. 电气设计 | DTU、FTU、TTU、RTU的区别

  3. 电气设计 | 超详细的电气基础知识汇总,从识图到安装!

  4. 电气设计 | 高低压配电系统基础知识

 
打赏
 
更多>同类资讯
0相关评论

推荐图文
推荐资讯
点击排行
网站首页  |  关于我们  |  联系方式  |  使用协议  |  版权隐私  |  网站地图  |  排名推广  |  广告服务  |  积分换礼  |  网站留言  |  RSS订阅  |  违规举报  |  皖ICP备20008326号-18
Powered By DESTOON