一波电厂设备原理动图
重磅来袭
准备好了吗
GO!


▲火力发电流程原理▲

▲核能发电流程原理▲

▲水力发电流程原理▲

▲光热发电原理▲

▲垃圾发电原理▲

▲蒸汽吸收式制冷原理▲

▲尿素热解脱硝流程原理▲

▲湿法脱硫工艺原理▲


▲钢球磨煤机内煤的破碎原理▲

▲碎煤机工作原理▲

▲螺旋输送机(绞龙)原理▲




▲多管电除尘器▲

▲立式旋风水膜除尘器▲


▲电除尘▲

▲液力耦合器原理▲

▲除氧器横截面图▲

▲气动门工作原理▲

▲液压系统工作原理▲


▲ETS动作原理▲

▲MTS动作原理▲

▲OPC动作原理▲

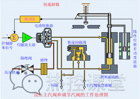
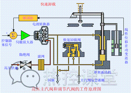
▲快速卸载原理▲

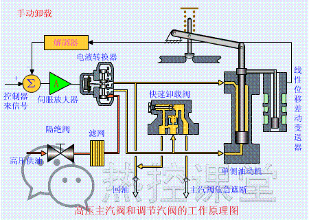
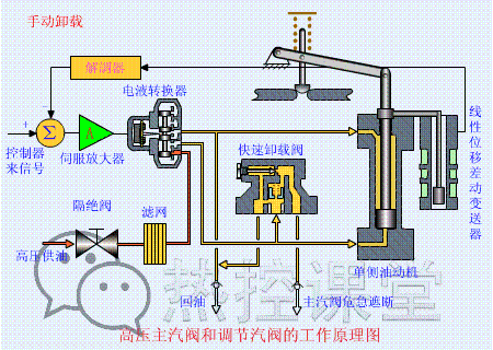
▲手动卸载原理▲

▲手动遮断及复位原理(75S)▲

▲调门关原理▲

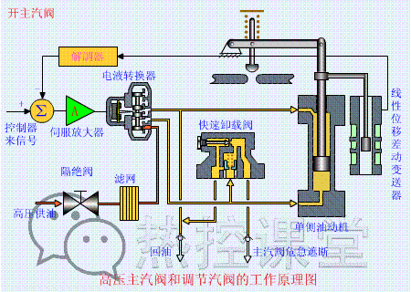
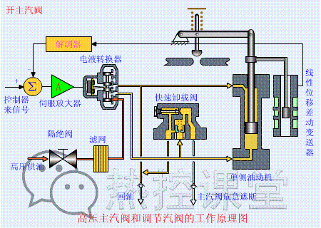
▲调门开原理▲

▲远程遥控复位原理(55S)▲

▲遮断原理(90S)▲





▲各类阀门原理▲

▲孔板流量计▲

▲文丘里流量计▲

▲涡轮流量计▲

▲压力表原理▲



▲翻板式液位计原理▲

▲地磅秤原理▲

▲皮带秤原理▲




▲水环真空泵原理▲


▲风机挡板门原理▲

▲螺杆压缩机原理▲

▲减速机构造与原理▲


▲电机原理动图▲



▲压滤机原理▲

▲RO膜工作原理▲


▲滚动轴承原理▲

▲滑动轴承构造与原理▲

免责声明:本文转自网络,版权归原作者所有,如涉及作品版权问题,请及时与我们联系删除,谢谢!

如何0基础学习PLC?
长按扫码,免费领取
工控案例与电气软件大全!

内含以下学习资料内容

2023-08-17
2023-08-10
2023-08-07
2023-08-06
2023-08-05
2023-08-03
2023-07-30




