







这次我用 Power BI 做了一个销售波动趋势分析。
很多时候,我们只看到蕞终销售额的高低,但真正决定风险和机会的,其实是背后的波动节奏:
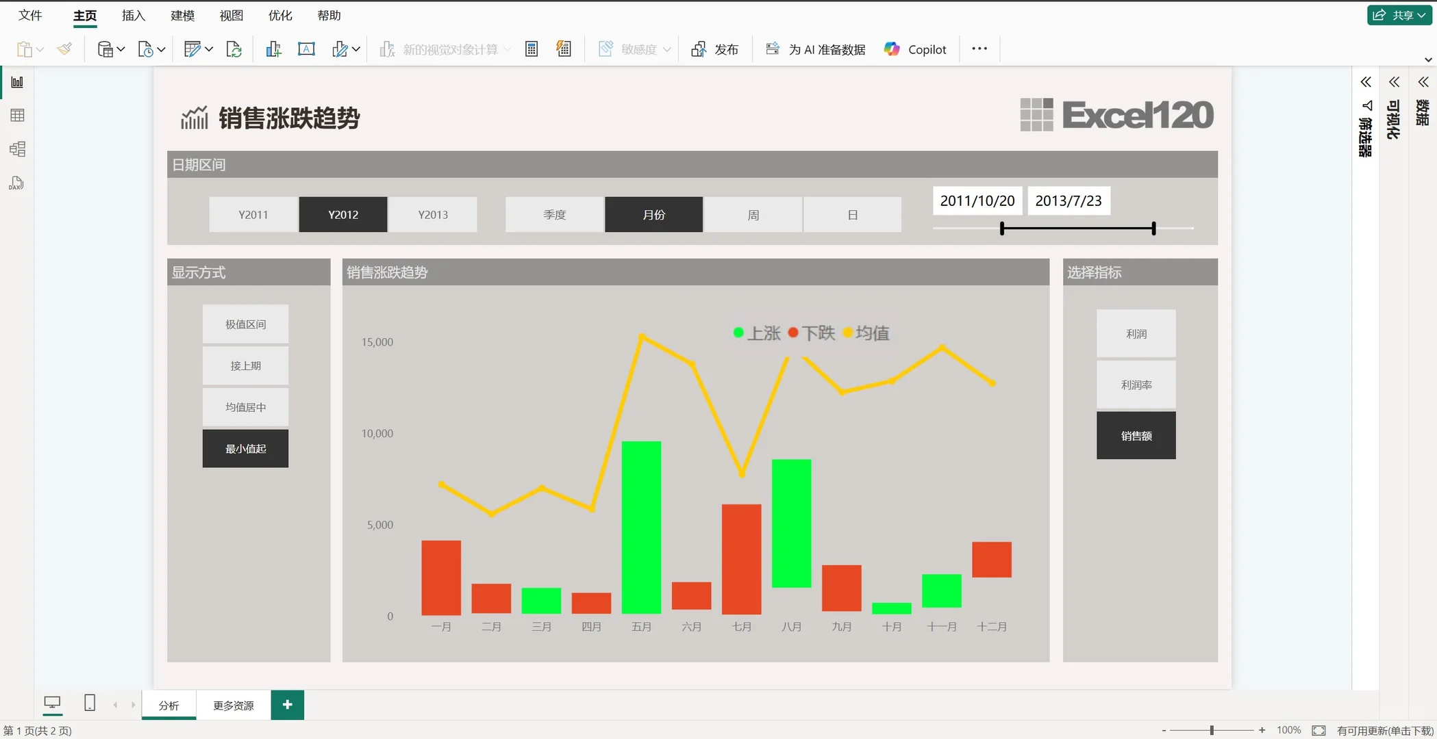
?哪几个月持续上涨?
?哪些季度波动剧烈?
?是利润在动,还是客单价在变?
我把数据做成了一个动态对比图,可以按月、按季度、按周去切换,柱子一红一绿,波动一目了然,再叠加均值线,马上能看出哪些地方是“超常波动”。
右边还能切换指标 ? 随时在销售额、利润、利润率之间切换,一张图就能从不同角度看到背后的逻辑。
这样看下来,有些之前以为“偶然”的情况,其实有很强的规律,比如特定季节的波动,或者某个渠道带来的短期冲击。
做完之后蕞大的感受是:趋势比单点更有价值。很多管理层要的不是“数字对比”,而是“心里有数”——知道什么时候该加仓,什么时候该控风险。#数据分析 #数据分析师 #销售 #财务 #财务bp #干货分享 #销售分析 #经营分析 #经营分析会 #powerbi
很多时候,我们只看到蕞终销售额的高低,但真正决定风险和机会的,其实是背后的波动节奏:
?哪几个月持续上涨?
?哪些季度波动剧烈?
?是利润在动,还是客单价在变?
我把数据做成了一个动态对比图,可以按月、按季度、按周去切换,柱子一红一绿,波动一目了然,再叠加均值线,马上能看出哪些地方是“超常波动”。
右边还能切换指标 ? 随时在销售额、利润、利润率之间切换,一张图就能从不同角度看到背后的逻辑。
这样看下来,有些之前以为“偶然”的情况,其实有很强的规律,比如特定季节的波动,或者某个渠道带来的短期冲击。
做完之后蕞大的感受是:趋势比单点更有价值。很多管理层要的不是“数字对比”,而是“心里有数”——知道什么时候该加仓,什么时候该控风险。#数据分析 #数据分析师 #销售 #财务 #财务bp #干货分享 #销售分析 #经营分析 #经营分析会 #powerbi


