

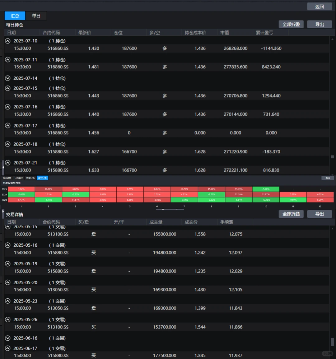
ETF行业轮动策略主要用于通过量化模型对一篮子行业 ETF进行动态配置与轮动,策略结合了动量、市场择时、风险控制、实盘管理的完整量化交易方法,目标是捕捉不同行业ETF 的涨跌机会,筛选强势行业ETF,并通过 RSRS+均线系统判断市场整体方向,在合适时机进行轮动配置或避险清仓,实现超额收益,适合在 ETF市场进行中长期稳健交易
策略核心逻辑
基于ETF 价格趋势强度(斜率 × R² 动量得分), 选择未来可能表现较好的行业ETF,同时结合市场整体强弱信号(RSRS + 均线择时)决定是买入、持有还是清仓,实现“选行业” + “控节奏”的智 能轮动
核心逻辑流程
1.计算市场择时信号
判断当前市场整体处于什么状态:适合买、适合卖、还是中性持有
使用两个技术指标:
均线比较(MA):短期均线 vs 长期均线,判断趋势向上还是向下
RSRS(阻力支撑相对强度):通过高低点的线性回归斜率衡量市场强弱,结合 R² 稳定性,再做 Z-score 标准化
最终输出信号:BUY(买入)、SELL(清仓)、KEEP(轮动调仓)
2.计算每个ETF的动量得分
对每个 ETF,取过去N日的收盘价,做线性回归
看斜率(slope):价格趋势强度,越大越强
看R²(决定系数):趋势线性拟合优度,越高越可靠
综合得分公式:score = 10000 × slope × R²
按得分排列,选排第 1的作为今日要持有的 ETF
3.根据择时信号执行交易
情况一:择时信号 = SELL
清仓所有持仓ETF,实现风险规避
记录盈亏,更新策略总资金(用于实盘复利)
清空持仓列表,第二天重新选择
情况二:择时信号 = BUY 或 KEEP
卖出不在目标列表中的 ETF
买入目标列表中的 ETF
#量化 #量化交易 #恒生ptrade #迅投QMT #QMT量化
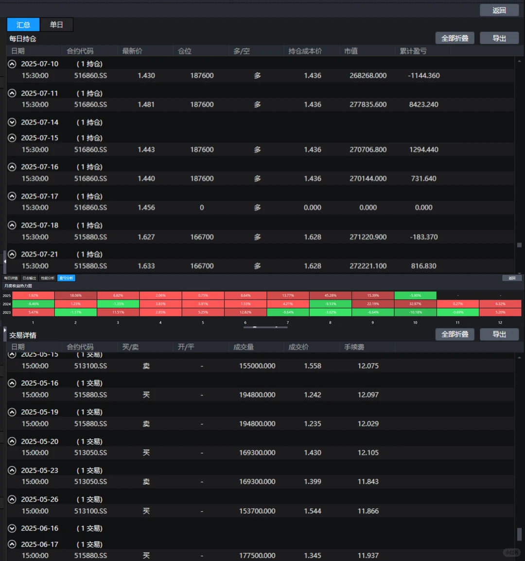
策略核心逻辑
基于ETF 价格趋势强度(斜率 × R² 动量得分), 选择未来可能表现较好的行业ETF,同时结合市场整体强弱信号(RSRS + 均线择时)决定是买入、持有还是清仓,实现“选行业” + “控节奏”的智 能轮动
核心逻辑流程
1.计算市场择时信号
判断当前市场整体处于什么状态:适合买、适合卖、还是中性持有
使用两个技术指标:
均线比较(MA):短期均线 vs 长期均线,判断趋势向上还是向下
RSRS(阻力支撑相对强度):通过高低点的线性回归斜率衡量市场强弱,结合 R² 稳定性,再做 Z-score 标准化
最终输出信号:BUY(买入)、SELL(清仓)、KEEP(轮动调仓)
2.计算每个ETF的动量得分
对每个 ETF,取过去N日的收盘价,做线性回归
看斜率(slope):价格趋势强度,越大越强
看R²(决定系数):趋势线性拟合优度,越高越可靠
综合得分公式:score = 10000 × slope × R²
按得分排列,选排第 1的作为今日要持有的 ETF
3.根据择时信号执行交易
情况一:择时信号 = SELL
清仓所有持仓ETF,实现风险规避
记录盈亏,更新策略总资金(用于实盘复利)
清空持仓列表,第二天重新选择
情况二:择时信号 = BUY 或 KEEP
卖出不在目标列表中的 ETF
买入目标列表中的 ETF
#量化 #量化交易 #恒生ptrade #迅投QMT #QMT量化


