因一张动火证,被中央纪委通报!已明确:电焊工无证上岗、证件过期,企业将面临重罚
应急管理部关于有限空间判定的最新答复!不符合可不纳入有限空间
企业最严重的安全隐患是什么?当安全工作全都成为安全部门的事!
最新通报:超标准对企业处罚,应急局副局长被纪委通报并受处分!
现场有风险告知牌了,还需单独张贴警示标志吗?警示标志的顺序如何设置?
5死1伤!某集团公司作业票代签字!安全总监及两名安全员等5人被追刑责!
应急管理部正式明确:取得注安师并经注册的人员,不需要再取安全管理人员资格证!






















































齿轮泵工作原理

多级离心泵工作原理

隔膜泵工作原理

隔膜计量泵工作原理

高温分离型屏蔽泵工作原理

基本分离型屏蔽泵工作原理

罗茨真空泵工作原理

混流泵工作原理

标准逆向循环型屏蔽泵工作原理


单柱塞式液压泵工作原理

摆线转子泵工作原理

活塞泵工作原理

离心泵工作原理

泥浆泵工作原理

旁路调节泵工作原理

螺杆泵工作原理

泥浆分离型屏蔽泵

气液增压泵工作原理

气气增压泵工作原理

全夹套轴外循环屏蔽泵工作原理

三级往复泵工作原理

气动隔膜泵工作原理

水环式真空泵

双动往复泵工作原理

水环式真空泵工作原理

旋片式真空泵工作原理

往复泵工作原理

旋涡泵工作原理

往复泵工作原理

叶片泵工作原理

一级往复泵工作原理

轴内循环屏蔽泵工作原理

轴外循环屏蔽泵工作原理

自吸型屏蔽泵工作原理


▲ 尿素热解脱硝流程原理

▲ 湿法脱硫工艺原理


▲ 蒸汽吸收式制冷原理



▲ 多管电除尘器

▲ 立式旋风水膜除尘器


▲ 电除尘

▲ 液力耦合器原理

▲ 除氧器横截面图

▲ 气动门工作原理

▲ 液压系统工作原理


▲ ETS动作原理

▲ MTS动作原理

▲ OPC动作原理

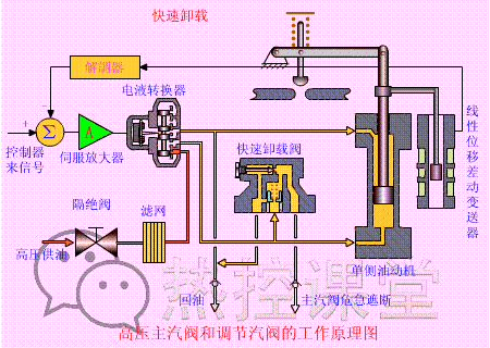
▲ 快速卸载原理

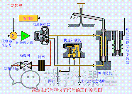
▲ 手动卸载原理

▲ 手动遮断及复位原理(75S)

▲ 调门关原理

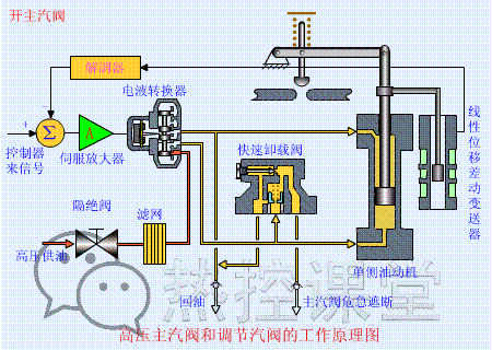
▲ 调门开原理

▲ 远程遥控复位原理(55S)

▲ 遮断原理(90S)
(分享)新药优势晶型推荐:要不要选水合物晶型?




▲ 各类阀门原理

▲ 孔板流量计

▲ 文丘里流量计

▲ 涡街流量计

▲ 压力表原理



▲ 翻板式液位计原理


▲ 风机挡板门原理
▲ 螺杆压缩机原理

▲ 减速机构造与原理


▲ 电机原理动图



▲ 压滤机原理

▲ RO膜工作原理


▲ 滚动轴承原理

▲ 滑动轴承构造与原理
往期精彩:

免责声明:所载内容来源于互联网及微信公众号等公开渠道。推发该文目的是传递更多信息,文章仅供参考和交流。转载的稿件版权归原作者和机构所有,若出现内容错误,请联系我们,我们将及时更正。如有侵权,请联系我们删除。谢谢。


