一名合格的电工,基础知识一般都是比较熟练的,才能在这个领域里取胜,那么需要学习的知识有哪些呢?
下面——起来详细地了解一下。
电工基础知识、维修电工基础知识。
1、电阻率——又叫电阻系数或叫比电阻。是衡量物质导电性能好坏的一个物理量,以字母p表示,单位为欧姆*毫米平方/米。在数值上等于用那种物质做的长1米截面积为1平方毫米的导线,在温度20C时的电阻值,电阻率越大,导电性能越低。则物质的电阻率随温度而变化的物理量,其数值等子温度每升高1C时,电阻率的增加与原来的电阻电阻率的比值,通常以字母α表示,单位为1/C:
2、电阻的温度系数——表示物质的电阻率随温度而变化的物理量,其数值等于温度每升高1C时,电阻率的增加量与原来的电阻率的比值,通常以字母α表示,单位为1/C。
3、电导——物体传导电流的本领叫做电导。在直流电路里,电导的数值就是电阻值的倒数,以字母g表示,单位为欧姆。
4、电导率——又叫电导系数,也是衡量物质导电性能好坏的一个物理量。大小在数值上是电阻率的倒数,以字母√表示,单位为米/欧姆*毫米平方。
5、电动势——电路中因其他形式的能量转换为电能所引起的电位差,叫做电动势或者简称电势。用字母E表示,单位为伏特。
6、自感——当闭合回路中的电流发生变化时,则由这电流所产生的穿过回路本身磁通也发生变化,因此在回路中也将感应电动势,这现象称为自感现象,这种感应电动势叫自感电动势。
7、互感——如果有两只线圈互相靠近,则其中第一只线圈中电流所产生的磁通有一部分与第二只线圈相环链。当第一线圈中电流发生变化时,则其与第二只线圈环链的磁通也发生变化,在第二只线圈中产生感应电动势。这种现象叫做互感现象。
8、电感——自感与互感的统称。
9、感抗——交流电流过具有电感的电路时,电感有阻碍交流电流过的作用,这种作用叫做感抗,以Lx表示,Lx=2T fL.
10、容抗——交流电流过具有电容的电路时,电容有阻碍交流电流过的作用,这种作用叫做容抗,以Cx表示,Cx=1/12T fc。
11、脉动电流——大小随时间变化而方向不变的电流,叫做脉动电流。
12、振幅——交变电流在一个周期内出现的最大值叫振幅。
13、平姁值——交变电流的平姁值是指在某段时间内流过电路的总电荷与该段时间的比值。正弦量的平姁值通常指正半周内的平均值,它与振幅值的关系:平姁值=0.637*振幅值。
14、有效值——在两个相同的电阻器件中,分别通过直流电和交流电,如果经过间一时间,它们发出的热量相等,那么就把此直流电的大小作为此交流电的有效值。正弦电流的有效值等于其最大值的0.707倍。
15、有功功率——又叫平均功率。交流电的瞬时功率不是一个恒定值,功率在一个周期内的平姁值叫做有功功率,它是指在电路中电阻部分所消耗的功率,以字母P表示,单位瓦特。
16、视在功率——在具有电阻和电抗的电路内,电压与电流的乘积叫做视在功率,用字母Ps来表示,单位为瓦特。
17、无功功率——在具有电感和电容的电路里,这些储能元件在半周期的时间里把电源能量变成磁场(或电场)的能量存起来,在另半周期的时间里对已存的磁场(或电场)能量送还给电源。它们只是与电源进行能量交换,并没有真正消耗能量。我们把与电源交换能量的速率的振幅值叫做无功功率。用字母Q表示,单位为芝。
18、功率因数——在直流电路里,电压乘电流就是有功功率。但在交流电路里,电压乘电流是视在功率,而能起到作功的一部分功率(即有功功率)将小于视在功率。有功功率与视在功率之比叫做功率因数,以COS表示。
19、相电压——三相输电线(火线)与中性线间的电压叫相电压。
20、线电压——三相输电线各线(火线)间的电压叫线电压,线电压的大小为相电压的1.73倍。
21、相量——在电工学中,用以表示正弦量大小和相位的矢量叫相量,也叫做向量。
22、磁通——磁感应强度与垂直子磁场方向的面积的乘积叫做磁通,以字母巾表示,单位为麦克斯布。
23、磁通密度——单位面积上所通过的磁通大小叫磁通密度,以字母B表示,磁通密度和磁场感应强度在数值上是相等的。
24、磁阻——与电阻的含义相仿,磁阻是表示磁路对磁通所起的阻碍作用,以符号Rm表示,单位为1/亨。
25、导磁率——又称导磁系数,是衡量物质的导磁性能的一个系数,以字母u表示,单位是亨/米。
26、磁滞——铁磁体在反复磁化的过程中,它的磁感应强度的变化总是滞后于它的磁场强度,这种现象叫磁滞。
27、磁滞回线——在磁场中,铁磁体的磁感应强度与磁场强度的关系可用曲线来表示,当磁化磁场作周期的变化时,铁磁体中的磁感应强度与磁场强度的关系是一条闭合线,这条闭合线称为磁滞回线。
28、基本磁化曲线——铁磁体的磁滞回线的形状是与磁感应强度(或磁场强度)的最大值有关,在画磁滞回线时,如果对磁感应强度(或磁场强度)最大值取不间的数值,就得到一系列的磁滞回线,连接这些回线顶点的曲线叫基本磁化曲线。
29、磁滞损耗——放在交变磁场中的铁磁体,因磁滞现象而产生一些功率损耗,从而使铁磁体发热,这种损耗叫磁滞损耗。
30、击穿——绝缘物质在电场的作用下发生剧烈放电或导电的现象叫击穿。
31、介电常数——又叫介质常数,介电系数或电容率,它是表示绝缘能力特性的一个系数,以字母:表示,单位为法/米。
32、电磁感应——当环链着某一导体的磁通发生变化时,导体内就出现电动势,这种现象叫电磁感应。
一开单控开关接线图

二/三开连体单控开关接线图

低压电
四开连体单控开关接线图

一开五孔单控插座接线图

二开五孔单控插座接线图

一开双控开关接线图

二/三开单控开关接线图

四开单控开关接线图

一开五孔单控插座接线图

二/三开双控开关接线图

一开多控开关接线图

两开多控开关接线图

三开多控开关接线图

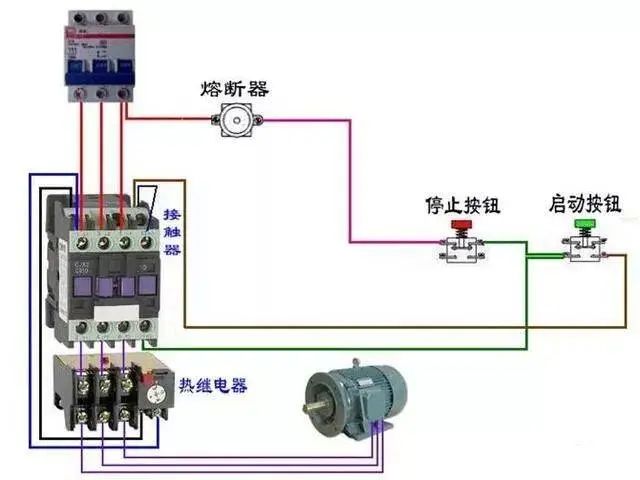
断路器、接触器控制











热电偶












电能表














汇总




电源线从P1面穿过


互感器二次线端接电流表不分彼此




其他
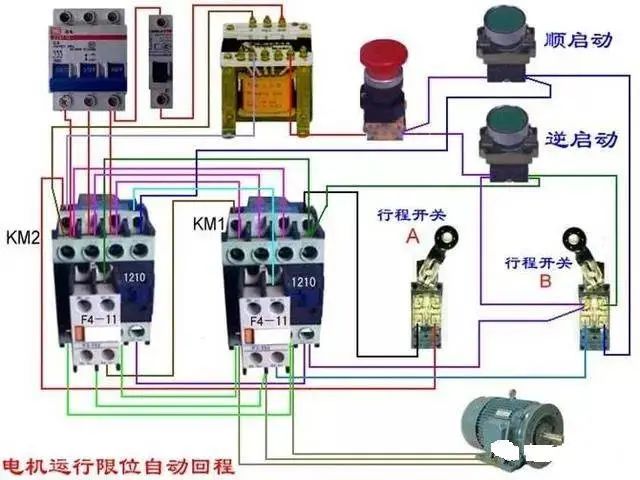
单相电机顺逆转控制











电动机































延时










日光灯类



















免责声明:本文来自网路,版权归原作者所有,如涉及作品版权问题,请及时与我们联系删除,谢谢!

长按二维码关注我们
有趣的灵魂在等你
www.yunxinet.com


