推广 热搜: 采购方式  甲带  滤芯  气动隔膜泵  带式称重给煤机  减速机型号  无级变速机  链式给煤机  履带  减速机 

上百种电路图,物业电工必备

   日期:2024-04-25 20:32:37     来源:网络整理    作者:本站编辑    评论:0    

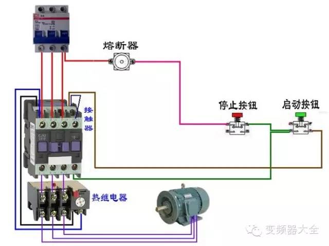
1一、断路器、接触器控制回路

二、电动机

三、日光灯类

四、热电偶

五、电能表

六、其他

:物业管理资讯

版权归原作者所有,如侵权,请告知,我们及时删除或妥当处理,谢谢!

NO.1
往期回顾

番禺区2023年广州市“保安员证”培训班

2024年消防设施操作员培训招生简章

消防相关发法律法规涉及物业服务企业案例解读

物业合同期满后业主该不该交物业费?

番禺区物业管理协会

微信ID: gzpypmi

1.番禺物协电话:34600566

2.邮箱地址:

py34600566@163.com

长按二维码关注

番禺物协微信公众

 
打赏
 
更多>同类资讯
0相关评论

推荐图文
推荐资讯
点击排行
网站首页  |  关于我们  |  联系方式  |  使用协议  |  版权隐私  |  网站地图  |  排名推广  |  广告服务  |  积分换礼  |  网站留言  |  RSS订阅  |  违规举报  |  皖ICP备20008326号-18
Powered By DESTOON