51、污泥堆肥

52、污泥高温干馏裂解

53、污泥水分

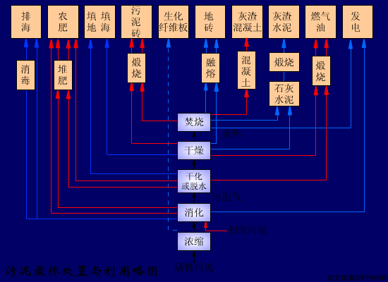
54、污泥最终处置利用

55、污水处理厂流程

56、压滤机

57、延时曝气法

58、厌氧接触法

59、厌氧塘

60、氧化沟

61、氧化渠的布置

62、液氯消毒工艺

63、圆形气浮池

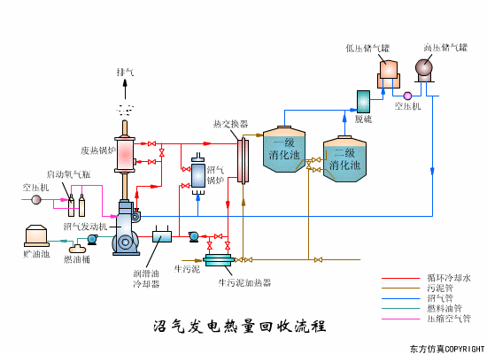
64、沼气发电热量回收

65、沼气搅拌消化池

66、转鼓真空过滤机工艺

67、转鼓真空过滤机

68、带式干燥器

69、电渗折装置

70、隔泵膜

71、回流加压溶气

编辑:cfy
来源:环境科普、汕头市环境保护协会
免责声明:所载内容、图片来源互联网,微信公众号等
公开渠道,仅供参考、交流。
转载的稿件版权归原作者和机构所有,
如有侵权,请联系我们删除。


扫码关注景宜环保
了解更多相关资讯
咨询电话:0722-3325059


