返回
工艺玩具
30个经典水处理工艺高清动图
2023-09-08 17:57
01、AO工艺
02、DE型氧化沟
03、T型氧化沟
04、UASB
05、部分溶气气浮
06、加压溶气气浮
07、臭氧消毒流程
08、除磷工艺
09、传统活性污泥法脱氮工艺
10、渐减曝气法
11、阶段曝气法
12、接触氧化池基本构造图
13、两级生物脱氮
14、流化床焚烧炉
15、逆流回转焚烧炉
16、曝气生物滤池
17、生物吸附法
18、生物转盘
19、生物转盘二级处理
20、湿式燃烧工艺
21、厌氧接触法
22、厌氧塘
23、氧化沟
24、氧化渠的布置
25、液氯消毒工艺
26、圆形气浮池
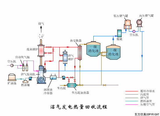
27、沼气发电热量回收
28、沼气搅拌消化池
29、转鼓真空过滤机工艺
30、转鼓真空过滤机
本文来源于:网络
本文来源于网络
。本号对转载、分享、陈述、观点保持中立,目的仅在于传递更多信息。版权归原来源、原作者。
如有版权方面不当之处,欢迎及时回消息告知我,本号将尽快处理。谢谢!
打赏
发表评论
0评