脱硫系统是一直是个热门的技术项目,各种脱硫工艺的原理、优缺点、应用的公司也是每一位资深总工必须熟悉掌握的,今天这一篇关于脱硫系统、工艺的详细论述。
(1)吸收
SO2 + H2O—> H2SO3
SO3 + H2O—> H2SO4
(2)中和
CaCO3 + H2SO3 —> CaSO3+CO2 + H2O
CaCO3 + H2SO4 —> CaSO4+CO2 + H2O
CaCO3 +2HCl—> CaCl2+CO2 + H2O
CaCO3 +2HF —>CaF2+CO2 + H2O
(3)氧化
2CaSO3+O2—>2CaSO4
(4)结晶
CaSO4+ 2H2O —>CaSO4 ·2H2O
燃煤发电锅炉、热电联产锅炉、集中供热锅炉、烧结机、球团窑炉、焦化炉、玻璃窑炉等烟气脱硫。
友情提示:该工艺应用最为广泛,技术成熟,对烟气负荷、煤种变化适应性好,脱硫效率高,对于高硫煤和环保排放要求严格的工况尤为适合,但系统相对复杂,投资费用较高,烟囱需要进行防腐处理。



锅炉/窑炉—>静电除尘器—>吸收塔—>袋式除尘器—>引风机—>烟囱
无污水工艺
低投资成本工艺
对于老厂改造的最理想工艺
高可用率
安装时间短
占地小
维修成本低
最终产品可出售或填埋


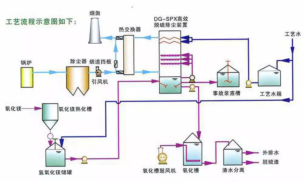
(1)熟化
MgO+H2O —>Mg(OH)2
(2)吸收
SO2 + H2O—> H2SO3
SO3 + H2O—> H2SO4
(3)中和
Mg(OH)2+ H2SO3 —> MgSO3+2H2O
Mg(OH)2+ H2SO4 —> MgSO4+2H2O
Mg(OH)2+2HCl—> MgCl2+2H2O
Mg(OH)2+2HF —>MgF2+2H2O
(4)氧化
2 MgSO3+O2—>2MgSO4
(5)结晶
MgSO3+ 3H2O—> MgSO3·3H2O
MgSO4+ 7H2O —>MgSO4 ·7H2O







湿法氧化脱硫工艺是一系列脱硫工艺的总称,其特征是采用碱性溶液与气体中的酸性硫化物反应,生成不易气化的硫化物,再将产品进行回收利用。该工艺根据活性物质及碱液的不同主要分为11中类型:

ADA法又称为蒽醌二磺酸钠法,在英国,法国,加拿大等国家应用较多,也是我国采用的较多脱硫工艺之一。母液由蒽醌二磺酸钠和纯碱水溶液构成的一元催化体系称为ADA法;母液由蒽醌二磺酸钠,五氧化二矾和酒石酸钾构成二元催化体系成为改良ADA法。该方法最大的缺点是对设备腐蚀严重,能耗高。在国内正逐渐被其他方法取代。
TH法称为塔卡哈克斯法,是日本新日铁公司的技术。该工艺以煤气中的氨及氨水蒸馏出的氨为碱液,1,4-萘醌-2-磺酸钠为催化剂脱氰,之后脱硫。
优点是不需要外加碱源,而且操作简单,占地面积小。但它运行成本高,脱硫效果低,催化剂需要进口,因此国内很少使用该工艺。宝钢曾采用该工艺进行脱硫脱氰。

FRC法称为苦味酸法,是由日本大阪煤气公司开发的工艺。该工艺以煤气中的氨为碱源,苦味酸为催化剂。
该工艺的优点是脱硫效率高,成本小,能避免二次污染。缺点是工艺流程长,占地多,适合大工程使用。宝钢焦化三期工程使用的是该工艺。

PDS法是东北师范大学开发的一种脱硫工艺,于1994年应用于上海浦东煤气厂。PDS为双核酞菁钴磺酸钠催化剂,反应过程中同时加入助催化剂和碱性物质。
采用改良ADA法的脱硫装置只需增加一些PDS溶液滴加设备,既可改为PDS法。
该工艺的主要优点是对无机硫脱硫效率高,产品容易分离,但脱硫效果不稳定,脱除有机硫效率低。唐钢炼焦制气厂采用PDS脱硫系统去除废气中的硫。昆明焦化制气厂于2004年用PDS发代替ADA法脱硫。

HPF法是鞍山焦化耐火材料设计研究院和无锡焦化厂联合开发的高效脱硫工艺。HPF法是PDS法的改进工艺,HPF是对苯二酚,PDS催化剂及硫酸亚铁组成的复合催化剂。
该工艺的优点是催化剂活性高,操作简单,装置少,但得到的硫磺质量低,废液对周围环境危害大。山西美锦集团等企业均使用HPF法脱硫。

888脱硫催化剂是长春东狮公司研究开发的无毒高效,属一元催化法脱硫催化剂产品。由于其特殊的化学结构,而具有极强的吸氧载氧能力,催化活性强。
888脱硫催化剂的主要成分是酞菁钴磺酸铵金属有机化合物,碱源是碳酸钠。
该工艺催化活性好,消耗低,脱硫效率稳定,适合多种类型的气体液体脱硫,现已走向国际市场。山东民生煤化有限公司,河北迁安化肥股份有限公司等企业均采用888法脱硫。山西海资焦化有限公司于2009年用888法代替ADA法脱硫。

MSQ法由郑州大学开发,以碳酸钠(或氨水)为碱性吸收介质,对苯二酚,水杨酸和硫酸锰复配组成复合催化剂。
该方法操作弹性大,运行成本低,塔阻力小,但其脱硫效率较低。SMQ型脱硫催化剂在山东,江苏等省市均有应用。

OPT法由鞍山热能研究院与苏钢焦化分厂研究而成的。该工艺以氨为碱源,以OP型复合催化剂为脱硫催化剂以及脱硫废液提供硫氰化铵等产品的一种煤气脱硫方法。
OPT法减轻了气体对设备的腐蚀,降低能耗,能充分利用煤气中的氨,节省资本,而且工艺流程短,脱硫效果好,操作弹性大。

DDS法是由北京大学魏雄辉博士发明的专利技术,其创造性的将生物技术与湿法脱硫技术相结合,解决了“络合铁法”脱硫溶液中络合铁易降解且消耗高的问题。“铁—碱溶液催化法气体脱碳脱硫脱氰技术的简称”,这是一种新型的脱硫技术。
DDS溶液由DDS催化剂(附带有好氧菌),DDS催化剂辅料,B型DDS催化剂辅料,活性碳酸亚铁,碳酸钠(或碳酸钾)和水组成。该工艺具有脱硫效率高,能耗低,综合效益高等优点。DDS脱硫技术以其独特的技术特点和突出的脱硫能力正逐渐被广大企业所认可,并呈现出良好的市场前景。
山东省垦利县化肥厂于2000年改用DDS脱硫技术, 鲁西化工集团东阿化肥厂,江苏灵谷化工股份有限公司,阳煤平原化工有限公司,福建顺昌富宝实业有限公司等企业均采用DDS脱硫工艺。

TV法称为栲胶法,栲胶是由许多结构相似的酚类衍生物组成的复杂混合物,主要含有丹宁及水不溶物等。栲胶分子式为C14H10O9,是两个没食子酸缩合的产物。
丹宁分子中含有的羟基对于金属离子有一定的络合作用,在脱硫过程中又是催化剂又是络合剂,可以有效的防止系统中钒的流失。
该工艺的缺点是管道容易淤积硫,栲胶需要预处理等缺点。山西金象煤化工有限公司,湖南湘氮实业有限公司等采用烤胶法脱硫工艺。

AS法脱硫脱氰工艺是20世纪80年代由德国引进的先进脱硫技术。被我国各大焦化厂普遍采用。
推动了我国煤气脱硫技术的进步。AS法容易出现的问题是换热器容易堵塞,氨水系统易腐蚀等缺点。
现今,应用最多的AS法与烤胶法,克劳斯装置等技术的组合应用。首钢,石家庄焦化集团等采用AS脱硫工艺。

醇胺法包括一乙醇胺(MEA)、二乙醇胺(DEA)、二甘醇胺(DGA)、二异丙醇胺(DIPA)、甲基二乙醇胺(MDEA)法等。醇胺法是常用的天然气脱硫方法,在脱硫的同时,也可根据需要脱除部分CO2。醇胺法在山东,四川等工厂有广泛的应用。2007年,永坪炼油厂改用醇胺法脱硫,脱硫效果及产品质量均得到提高。

催化热钾碱法工艺图
热碱钾法采用的是较高浓度的碳酸钾水溶液做吸收剂,可以直接吸收煤气中的硫化氢和氰化氢。该方法吸收酸气速率慢,效率低,已逐渐被催化热钾碱法取代。催化热钾碱法就是在碳酸钾溶液里加入一定量的催化剂,加快反应速率。

真空碳酸钾法工艺流程
真空碳酸钾法是利用碳酸钾溶液直接吸收酸性气体,脱硫装置在粗苯回收后面,位于焦炉煤气工艺流程末端。该工艺开始是由德国引进而来的,使用该方法脱硫脱氰后的酸性气体,既可以采用克劳斯法生产元素硫,也可以使用接触法生产硫酸。