仪器仪表
企业微信新功能来了
2025-11-09 10:12
企业微信新功能来了

企业微信新功能来了

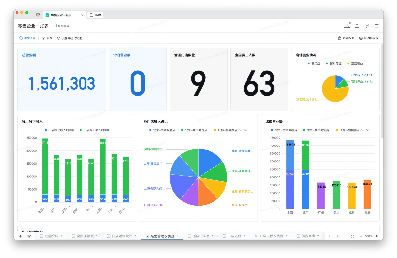
企业微信在智能表格中可以设置仪表盘,使用柱状图等多种图表类型,直观展示数据信息。方便企业更方便地做出汇报表格,和更直观的显示企业实时情况#企业微信服务 #企业微信介绍 #企业微信服务商 #企业微信培训 #企业微信教程
发表评论
0评