

化工废气是指在化工生产中由化工厂排出的有毒有害的气体。化工废气往往含有污染物种类很多,物理和化学性质复杂,毒性也不尽相同,严重污染环境和影响人体健康。
不同化工生产行业产生的化工废气成分差别很大。如氯碱行业产生的废气中主要含有氯气、氯化氢、氯乙烯、汞、乙炔等,氮肥行业产生的(专业各类VOCs治理设备厂家:樊13141458653微信同)废气中主要含有氮氧化物、尿素粉尘、一氧化碳、氨气、二氧化硫、甲烷等。以及汽车尾气等
化工行业产生的有机废气种类多、毒性高、数量大,有的伴有刺激性气味甚至恶臭气体,处理的难度也相对较高,不同废气的处理工艺也不一样。
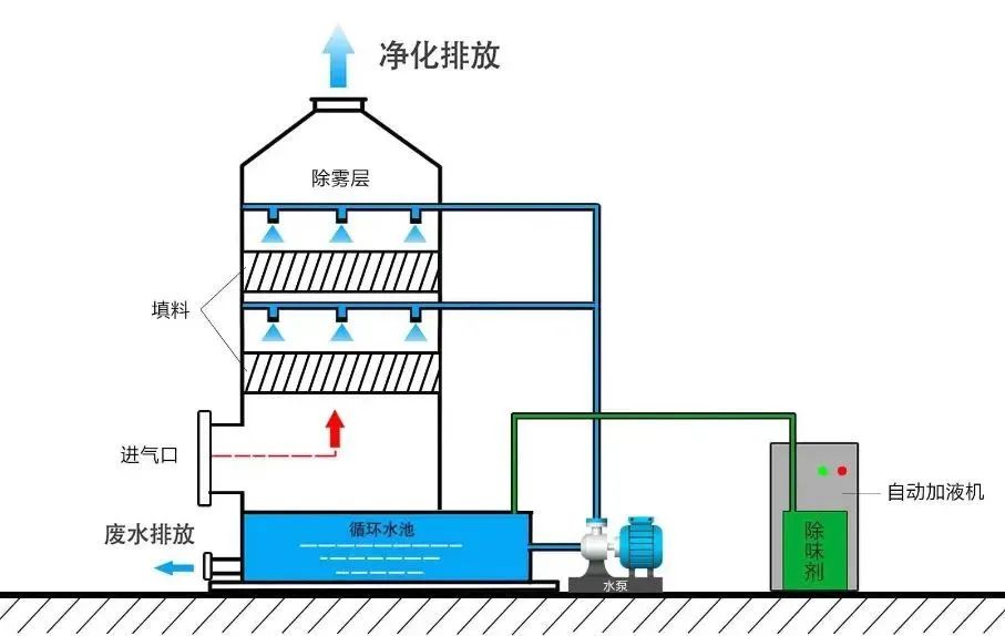
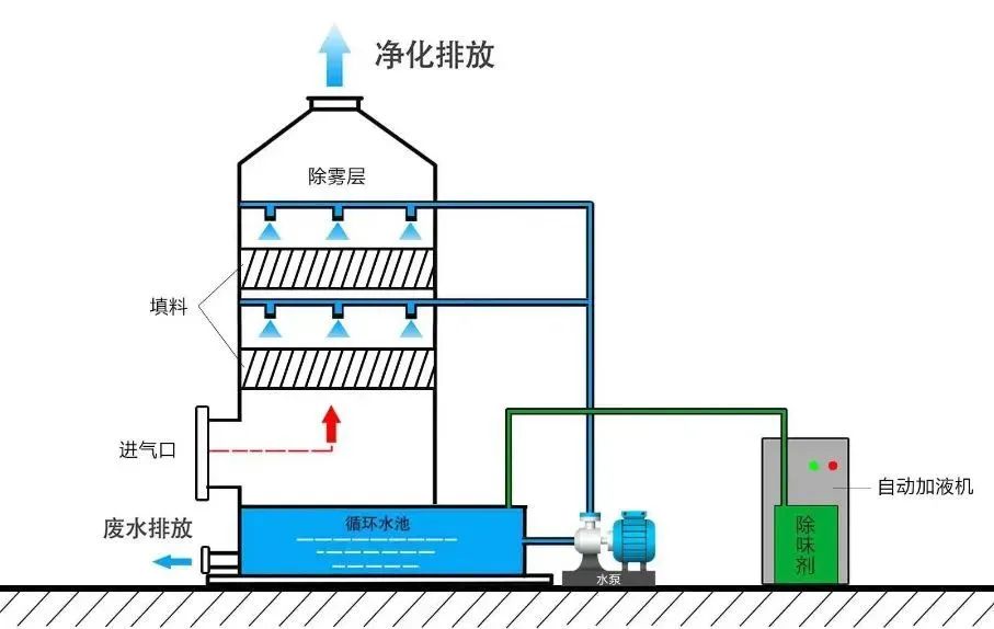
1、“加药喷淋塔”工艺
喷淋塔又称为洗涤塔、水洗塔,对于各种腐蚀性气体净化处理效果明显,适宜用于处理酸碱废气。

2、生物滴滤法
生物过滤法是将通入的臭气先加湿,在适宜的工艺条件下使臭气通过湿润多孔且长满微生物的生物滤层,附着在固体载体上的大量微生物对恶臭物质进行吸附、吸收和降解,通过微生物的代谢作用将恶臭物质降解成二氧化碳,水和其他无机物。

3、UV紫外法
UV紫外法是利用特制的高能高臭氧UV紫外线光束照射废气,改变废气的分子结构,使有机或无机高分子废气化合物分子链在高能紫外线光束照射下,降解转化成低分子化合物的方法。

4、吸附法
目前常用的吸附剂为活性炭,吸附率高,运行能耗低,费用成本低,安全可靠,适用于一些危险场所,吸附剂可以回收,节能环保。
吸附法可以将废气中的有机成分与吸附剂进行物理结合或化学反应,达到去污的目的。适宜于中低浓度且回收利用价值高的有机废气VOCs的处理,可应用于净化涂料、油漆、塑料、橡胶等化工生产排放出的含溶剂或有机物的废气。
5、吸收法
吸收法是指废气和洗涤液接触将VOCs从废气中移走,之后再用化学药剂将VOCs中和、氧化或由其他化学反应破坏。该方法适合处理高水溶性有机废气VOCs。
用吸收法净化气态污染物,不仅能减少或消除气态污染物向大气排放,而且还能将污染物转化为有用的产品。
6、冷凝法
冷凝法在理论上可达到很高的净化程度,但是当其浓度低于较低时,需采取深度冷冻,这将使运行成本大大提高。通常在VOCs的处理中,冷凝可作为焚化、洗涤、吸附等的前置处理步骤。

7、分离法
膜分离法是一种新型处理技术,根据有机物的渗透性的不同,选择特定的膜即可对有机物进行分离。该方法适合处理高浓度有机废气VOCs。

8、催化燃烧法
催化燃烧作用原理是:在催化剂的作用下,有(专业各类VOCs治理设备厂家:樊13141458653微信同)机废气中的碳氢化合物在温度较低的条件下迅速氧化成水和二氧化碳。以此达到治理废气的目的。

9、多相催化氧化技术
多相催化氧化技术通过高能紫外线激发催化剂产生的超强氧化活性自由基,将污染物质彻底分解氧化生成无害物质,如水和二氧化碳等。
该技术集合UV光量子光解、紫外光催化氧化以及高级氧化剂于一体,提高了处理有机物的效率,治理效率更高。


@第三方机构!“四不两直”成为新趋势!重点检查4大类内容
生态环境部部长几年来“四不两直”现场抽查企业有何启示?
最新通报!检测公司监测数据弄虚作假被查处



点分享

点收藏

点点赞

点在看