
石灰石粉在火电厂钢铁厂脱硫环节扮演着重要的角色,可以说脱硫必须要用到石灰石粉,今天一起来看看关于脱硫工艺的最全解答。
目前烟气脱硫技术种类达几十种,按脱硫过程是否加水和脱硫产物的干湿形态,烟气脱硫分为:湿法、半干法、干法三大类脱硫工艺。湿法脱硫技术较为成熟,效率高,操作简单。
一、湿法脱硫技术

优点:湿法烟气脱硫技术为气液反应,反应速度快,脱硫效率高,一般均高于90%,技术成熟,适用面广。湿法脱硫技术比较成熟,生产运行安全可靠,在众多的脱硫技术中,始终占据主导地位,占脱硫总装机容量的80%以上。
缺点:生成物是液体或淤渣,较难处理,设备腐蚀性严重,洗涤后烟气需再热,能耗高,占地面积大,投资和运行费用高。系统复杂、设备庞大、耗水量大、一次性投资高,一般适用于大型电厂。
分类:常用的湿法烟气脱硫技术有石灰石-石膏法、湿式氨法烟气脱硫工艺等。
1
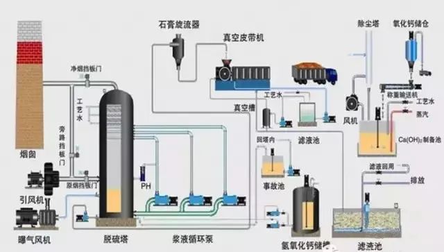
石灰石/石灰-石膏法

原理:是利用石灰石或石灰浆液吸收烟气中的SO2,生成亚硫酸钙,经分离的亚硫酸钙(CaSO3)可以抛弃,也可以氧化为硫酸钙(CaSO4),以石膏形式回收。是目前世界上技术最成熟、运行状况最稳定的脱硫工艺,脱硫效率达到90%以上。
目前传统的石灰石/石灰—石膏法烟气脱硫工艺在现在的中国市场应用是比较广泛的,其采用钙基脱硫剂吸收二氧化硫后生成的亚硫酸钙、硫酸钙,由于其溶解度较小,极易在脱硫塔内及管道内形成结垢、堵塞现象。对比石灰石法脱硫技术,双碱法烟气脱硫技术则克服了石灰石—石灰法容易结垢的缺点。
2
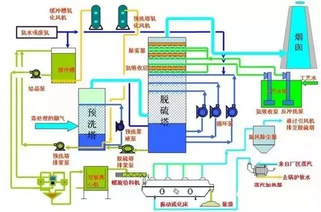
湿式氨法烟气脱硫工艺

氨法脱硫工艺是采用氨作为吸收剂除去烟气中的SO2的工艺,该工艺过程一般分成三大步骤:硫吸收、中间产品处理、副产品制造;根据过程和副产物的不同,又可分为氨-硫铵肥法、氨-磷铵肥法、氨-酸法、氨-亚硫酸铵法等;
该工艺主要由脱硫洗涤系统、浓缩系统、烟气系统、氨贮存系统、硫酸铵生产系统(若非氨-硫铵法则是于其工艺相对应的副产物制造系统)、电气自动控制系统等组成。
二、干法烟气脱硫技术

优点:干法烟气脱硫技术为气同反应,相对于湿法脱硫系统来说,设备简单,占地面积小、投资和运行费用较低、操作方便、能耗低、生成物便于处置、无污水处理系统等。
缺点:但反应速度慢,脱硫率低,先进的可达60-80%。但目前此种方法脱硫效率较低,吸收剂利用率低,磨损、结垢现象比较严重,在设备维护方面难度较大,设备运行的稳定性、可靠性不高,且寿命较短,限制了此种方法的应用。
分类:常用的干法烟气脱硫技术有活性碳吸附法、电子束辐射法、荷电干式吸收剂喷射法、金属氧化物脱硫法等。
1
金属氧化物脱硫法
原理:根据SO2是一种比较活泼的气体的特性,氧化锰(MnO)、氧化锌(ZnO)、氧化铁(Fe3O4)、氧化铜(CuO)等氧化物对SO2具有较强的吸附性,在常温或低温下,金属氧化物对SO2起吸附作用,高温情况下,金属氧化物与SO2发生化学反应,生成金属盐。然后对吸附物和金属盐通过热分解法、洗涤法等使氧化物再生。这是一种干法脱硫方法,虽然没有污水、废酸,不造成污染,但是此方法也没有得到推广,主要是因为脱硫效率比较低,设备庞大,投资比较大,操作要求较高,成本高。该技术的关键是开发新的吸附剂。
2
双碱法烟气脱硫工艺

双碱法是用可溶性的碱性清液作为吸收剂在吸收塔中吸收SO2,然后将大部分吸收液排出吸收塔外再用石灰乳对吸收液进行再生。
由于在吸收和吸收液处理中,使用了两种不同类型的碱,故称为双碱法。双碱法包括了钠钙、镁钙、钙钙等各种不同的双碱工艺。钠钙双碱法是较为常用的脱硫方法之一,成功应用于电站和工业锅炉。
三、新型的烟气脱硫方法
最近几年,科技突飞猛进,环境问题已提升到法律高度。我国的科技工作者研制出了一些新的脱硫技术,但大多还处于试验阶段,有待于进一步的工业应用验证。
随着科技的发展,某一项新技术韵产生都会涉及到很多不同的学科,因此,留意其他学科的最新进展与研究成果,并把它们应用到烟气脱硫技术中是开发新型烟气脱硫技术的重要途径,例如微生物脱硫、电子束法脱硫等脱硫新技术,由于他们各自独特的特点都将会有很大的发展空间。随着人们对环境治理的日益重视和工业烟气排放量的不断增加,投资和运行费用少、脱硫效率高、脱硫剂利用率高、污染少、无二次污染的脱硫技术必将成为今后烟气脱硫技术发展的主要趋势。
各种各样的烟气脱硫技术在脱除SO2的过程中取得了一定的经济、社会和环保效益,但是还存在一些不足,随着生物技术及高新技术的不断发展,电子束脱硫技术和生物脱硫等一系列高新、适用性强的脱硫技术将会代替传统的脱硫方法。
森乐环保:脱硫技术
我司的脱硫技术成熟且经验丰富,位列国内领先水平,具有较高的硫容量,能够吸附更多气体提高燃气的热值。此外材料较为低廉,能够循环利用,起到节约资源的效果。
森乐环保
2023/06
成都森乐环保咨询电话:028-62848889
网址:http://www.senlehuanbao.com/
地址:四川省成都市高新区天府三街19号

