科目1:安全用具使用(简称K1)
1.2 电工安全用具使用
试题一:
现在由您更换某车间照明线路开关,假如该车间线路不具备断电作业条件,请您从下列用具中选择需要使用的安全用具。方法是:点击选择要用的安全用具,选择结束后点击“确定”按钮。

试题二:
这些是您领取的安全用具,请您确认将在接下来的作业中使用它们。


(备注:此题主要考察你选择的安全用具是否可以使用,找出不可以使用的安全用具)
试题三:
现在由您更换某车间照明线路开关,该车间所有线路已确认断开,请您从下列用具中选择需要使用的安全用具。方法是:点击选择要用的安全用具,选择结束后点击“确定”按钮。

试题四:
这些是您领取的安全用具,请您确认将在接下来的作业中使用它们。

(备注:此题主要考察你选择的安全用具是否可以使用,找出不可以使用的安全用具)
试题五:
现在由你登杆为某户人家安装入户线,杆上线路不具备断电条件,请选择需要使用的安全用具请您从下列用具中选择需要使用的安全用具。方法是:点击选择要用的安全用具,选择结束后点击“确定”按钮。

试题六:
现在由你登杆为某户人家安装入户线,杆上线路不具备断电条件,请选择需要使用的安全用具请您从下列用具中选择需要使用的安全用具。方法是:点击选择要用的安全用具,选择结束后点击“确定”按钮。

题七:
现在由你登杆为某户人家安装入户线,杆上线路电源以确认切断,请选择需要使用的安全用具请您从下列用具中选择需要使用的安全用具。方法是:点击选择要用的安全用具,选择结束后点击“确定”按钮。

试题八:
现在由你登杆为某户人家安装入户线,杆上线路电源以确认切断,请选择需要使用的安全用具请您从下列用具中选择需要使用的安全用具。方法是:点击选择要用的安全用具,选择结束后点击“确定”按钮。

试题九:
某小区1号楼某户入户线路需要更换断路器,在不影响其他用户用电的情况下,由你来执行更换作业,请选择需要使用的安全用具请您从下列用具中选择需要使用的安全用具。方法是:点击选择要用的安全用具,选择结束后点击“确定”按钮。

1.3 电工安全标示的辨识
试题一:
假如您接下来要为车间右侧的车床进行电气安装,电源的控制在左侧的控制柜,请您从左侧选择合适的安全标示,放置到车间正确的位置。


2 科目2:安全操作技术(简称K2)
2.1 电动机点动控制线路
试题一:
现在您接到的任务是为一台型号为Y160M1-2的380V三相异步电机进行点动控制电气施工作业,该电机额定功率11kW,额定电流22A,下列给出了熔断器的额定电压和额定电流,还有熔体的额定电流,从下列的选项中选出最合适的主回路熔断器和熔体的组合

试题二:
现在您接到的任务是为一台型号为Y160M1-2的380V三相异步电机进行点动控制电气施工作业,该电机额定功率11kW,额定电流22A,现在请您从下列几种交流接触器的额定电压和额定电流中选项中选出最合适的交流接触器规格

试题三:
现在您接到的任务是为一台型号为Y160M1-2的380V三相异步电机进行点动控制电气施工作业,该电机额定功率11kW,额定电流22A,现在请您从下列几种热继电器的型号中选出合适的热继电器

试题四:
现在您接到的任务是为 一台型号为Y160M1-2的380V三相异步电机进行连续带点动控制电气施工作业,该电机额定功率11kW,额定电流22A, 现在请您从下列选出合适的主回路导线

试题五:
下方是您要作业要用到的电路图,请您按照实际中的安全作业要求,严格按照电路图,在考试台“三相电路实验区”区域,进行连线作业。线路连接结束后,点击“确定”按钮,进入下一步

第一步,验电。
用验电笔进行验电。
第二步,根据电路图在相应的面板上进行插线。

试题六:
假如这是您连接的电路,请确定您连接的导线正确颜色,方法是:点击U、V、W、N线对应的按钮,然后选择您认为正确的颜色。


U线配色(答案:黄色)
V线配色(答案:绿色)
W线配色(答案:红色)
N线配色(答案:蓝色)
试题七:
假如这是您连接的电路,请确定线路连接正常,点击错误部分可以进行纠正。


上图蓝色框圈出了线路的错误,点击错误处,错误消失,线路恢复说明该题目的问题解决。

试题八:
这是您连接的电路,请点击电路的开关,观察电路运行。

打开开关和点击按钮(蓝色框),观看电动机运转。

2.2 电动机单向连续运转(带点动控制)控制线路
试题一:
现在您接到的任务是为一台型号为Y160M1-2的380V三相异步电机进行连续带点动控制电气施工作业,该电机额定功率11kW,额定电流22A,下列给出了熔断器的额定电压和额定电流,还有熔体的额定电流,从下列的选项中选出最合适的主回路熔断器和熔体的组合

试题二:
现在您接到的任务是为一台型号为Y160M1-2的380V三相异步电机进行连续带点动控制电气施工作业,该电机额定功率11kW,额定电流22A,现在请您从下列几种交流接触器的额定电压和额定电流中选项中选出最合适的交流接触器规格

试题三:
现在您接到的任务是为一台型号为Y160M1-2的380V三相异步电机进行连续带点动控制电气施工作业,该电机额定功率11kW,额定电流22A,现在请您从下列几种热继电器的型号中选出合适的热继电器规格

试题四:
现在您接到的任务是为一台型号为Y160M1-2的380V三相异步电机进行连续带点动控制电气施工作业,该电机额定功率11kW,额定电流22A, 现在请您从下列选出合适的主回路导线

试题五:
下方是您要作业要用到的电路图,请您按照实际中的安全作业要求,严格按照电路图,在考试台“三相电路实验区”区域,进行连线作业。线路连接结束后,点击“确定”按钮,进入下一步。

第一步,验电。
用验电笔进行验电。
第二步,根据电路图在相应的面板上进行插线。

试题六:
假如这是您连接的电路,请确定您连接的导线正确颜色,方法是:点击U、V、W、N线对应的按钮,然后选择您认为正确的颜色。


U线配色(答案:黄色)
V线配色(答案:绿色)
W线配色(答案:红色)
N线配色(答案:蓝色)
试题七:
假如这是您连接的电路,请确定线路连接正常,点击错误部分可以进行纠正。


试题八:
这是您连接的电路,请点击电路的开关,观察电路运行。


2.3 带熔断器(断路器),仪表,互感器的电动机控制线路
试题一:
现在您接到的任务是为一台型号为Y250M-2的380V三相异步电机进行带断路器,仪表,互感器的电动机控制电气施工作业,该电机额定功率45kW,额定电流84A,下列给出了熔断器的额定电压和额定电流,还有熔体的额定电流,从下列的选项中选出最合适的主回路熔断器和熔体的组合

试题二:
现在您接到的任务是为一台型号为Y250M-2的380V三相异步电机进行带断路器,仪表,互感器的电动机控制电气施工作业,该电机额定功率45kW,额定电流84A,现在请您从下列几种交流接触器的额定电压和额定电流中选项中选出最合适的交流接触器规格

试题三:
现在您接到的任务是为一台型号为Y250M-2的380V三相异步电机进行带断路器,仪表,互感器的电动机控制电气施工作业,该电机额定功率45kW,额定电流84A,现在请您从下列几种热继电器的型号中选出合适的热继电器规格

试题四:
现在您接到的任务是为一台型号为Y250M-2的380V三相异步电机进行带断路器,仪表,互感器的电动机控制电气施工作业,该电机额定功率45kW,额定电流84A,现在请您从下列选出合适的主回路导线

试题五:
下方是您要作业要用到的电路图,请您按照实际中的安全作业要求,严格按照电路图,在考试台“三相电路实验区”区域,进行连线作业。线路连接结束后,点击“确定”按钮,进入下一步。

第一步,验电。
用验电笔进行验电。
第二步,根据电路图在相应的面板上进行插线。

试题六:
假如这是您连接的电路,请确定您连接的导线正确颜色,方法是:点击U、V、W、N线对应的按钮,然后选择您认为正确的颜色。

12

U线配色(答案:黄色)
V线配色(答案:绿色)
W线配色(答案:红色)
N线配色(答案:蓝色)
试题七:
假如这是您连接的电路,请确定线路连接正常,点击错误部分可以进行纠正。


题八:
这是您连接的电路,请点击电路的开关,观察电路运行。


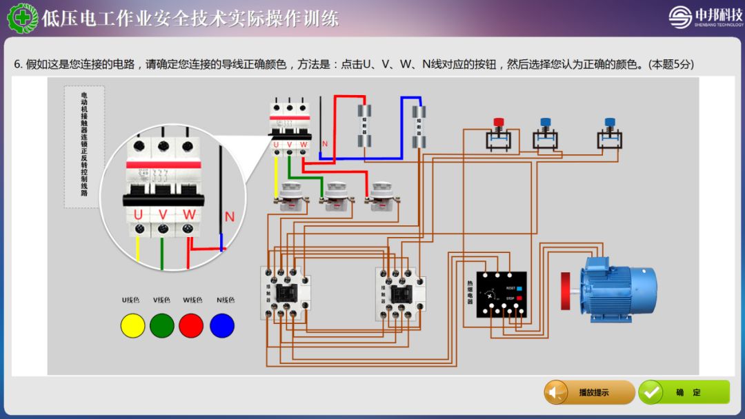
2.4 电动机接触器联锁正反转控制线路
试题一:
现在您接到的任务是为一台型号为Y132S1-2的380V三相异步电机进行正反转控制电气施工作业,该电机额定功率5.5kW,额定电流11A,下列给出了熔断器的额定电压和额定电流,还有熔体的额定电流,从下列的选项中选出最合适的主回路熔断器和熔体的组合

试题二:
现在您接到的任务是为一台型号为Y132S1-2的380V三相异步电机进行正反转控制电气施工作业,该电机额定功率5.5kW,额定电流11A,现在请您从下列几种交流接触器的额定电压和额定电流中选项中选出最合适的交流接触器规格

试题三:
现在您接到的任务是为一台型号为Y132S1-2的380V三相异步电机进行正反转控制电气施工作业,该电机额定功率5.5kW, 额定电流11A,现在请您从下列几种热继电器型号中选出合适的热继电器规格

试题四:
现在您接到的任务是为一台型号为Y132S1-2的380V三相异步电机进行正反转控制电气施工作业,该电机额定功率5.5kW, 额定电流11A,现在请您从下列选出合适的主回路的导线

试题五:
下方是您要作业要用到的电路图,请您按照实际中的安全作业要求,严格按照电路图,在考试台“三相电路实验区”区域,进行连线作业。线路连接结束后,点击“确定”按钮,进入下一步。

第一步,验电。
用验电笔进行验电。
第二步,根据电路图在相应的面板上进行插线。

试题六:
假如这是您连接的电路,请确定您连接的导线正确颜色,方法是:点击U、V、W、N线对应的按钮,然后选择您认为正确的颜色。


U线配色(答案:黄色)
V线配色(答案:绿色)
W线配色(答案:红色)
N线配色(答案:蓝色)
试题七:
假如这是您连接的电路,请确定线路连接正常,点击错误部分可以进行纠正。


试题八:
这是您连接的电路,请点击电路的开关,观察电路运行。


2.6 照明电器的控制线路
试题一:
某仓库打算单独为仓库照明线路安装电能表,一盏60W的单控照明,一盏是40W的双控照明。现在派您去做电气安装。要求电能表单独计量照明耗电,电路加装断路器,请您选出合适的电路的导线()

试题二:
某仓库要单独为仓库的照明线路安装电能表,一盏60W的单控照明,一盏是40W的双控照明。现在派您去做电气安装,要求电能表单独计量照明耗电,电路要加装断路器,请您从下面的断路器中选出合的断路器()

试题三:
下方是您要作业要用到的电路图,请您按照实际中的安全作业要求,严格按照电路图,在考试台“电能表照明实验区”区域,进行连线作业。线路连接结束后,点击“确定”按钮,进入下一步。

第一步,验电。
用验电笔进行验电。
第二步,根据电路图在相应的面板上进行插线。

试题四:
假如这是您连接的电路,请确定您连接的导线正确颜色,方法是:点击L,N线对应的按钮,然后选择您认为正确的颜色。


L线色(红色)
N线色(蓝色)
试题五:
假如这是您连接的电路,请确定线路连接正常,点击错误部分可以进行纠正。


试题六:
这是您连接的电路,请点击电路的开关,观察电路运行。


2.7 电动机单向连续运转(长动)控制线路
试题一:
现在您接到的任务是为一台型号为Y112M-2的380V三相异步电机进行单向连续运转控制电气施工作业,该电机额定功率4kW,额定电流8A,下列给出了熔断器的额定电压和额定电流,还有熔体的额定电流,从下列的选项中选出最合适的主回路熔断器和熔体的组合

试题二:
现在您接到的任务是为一台型号为Y112M-2的380V三相异步电机进行单向连续运转控制电气施工作业,该电机额定功率4kW,额定电流8A,现在请您从下列几种交流接触器的额定电压和额定电流中选项中选出最合适的交流接触器规格

试题三:
现在您接到的任务是为一台型号为Y112M-2的380V三相异步电机进行单向连续运转控制电气施工作业,该电机额定功率4kW,额定电流8A,现在请您从下列几种热继电器型号中选出合适的热继电器规格

试题四:
现在您接到的任务是为一台型号为Y112M-2的380V三相异步电机进行单向连续运转控制电气施工作业,该电机额定功率4kW,额定电流8A, 现在请您从下列选出合适的主回路导线

试题五:
下方是您要作业要用到的电路图,请您按照实际中的安全作业要求,严格按照电路图,在考试台“三相电路实验区”区域,进行连线作业。线路连接结束后,点击“确定”按钮,进入下一步。

第一步,验电。
用验电笔进行验电。
第二步,根据电路图在相应的面板上进行插线。

试题六:
假如这是您连接的电路,请确定您连接的导线正确颜色,方法是:点击U、V、W、N线对应的按钮,然后选择您认为正确的颜色。


U线配色(答案:黄色)
V线配色(答案:绿色)
W线配色(答案:红色)
N线配色(答案:蓝色)
试题七:
假如这是您连接的电路,请确定线路连接正常,点击错误部分可以进行纠正。


试题八:
这是您连接的电路,请点击电路的开关,观察电路运行。


3 科目3:作业现场安全隐患排除(简称K3)
试题一:
现在您是某厂一名电工,班长派你到车间进行电工作业。这是您被派往的某机械加工车间,这个车间存在4种安全风险或职业危害,请您点击危险点。注意:您只有5次选择机会,请辨别清楚后再点击屏幕。 选择结束后点击“确定”。


上图场景中有七种危险因素,用红色框标记的是危险因素,点击您找到的危险因素,危险因素就会消失,表示您找到危险因素了,您找到所有的危险因素后,确认无误请点击“确定”按钮进入下一题。
































END

来源 | 网络。(声明:本微信公众号刊载此文,是出于传递更多信息之目的。若有来源标注错误或侵犯了您的合法权益,请及时与我们联系,我们将及时更正、删除或依法处理。)