
(点击上方棕字,下载资料)
这些展示设备原理的动图,一定有你没见过的。

▲ 火力发电流程原理

▲ 核能发电流程原理

▲ 水力发电流程原理

▲ 光热发电原理

▲ 垃圾发电原理

▲ 蒸汽吸收式制冷原理

▲ 尿素热解脱硝流程原理

▲ 湿法脱硫工艺原理

▲ 钢球磨煤机内煤的破碎原理

▲ 碎煤机工作原理

▲ 螺旋输送机(绞龙)原理



▲ 多管电除尘器

▲ 立式旋风水膜除尘器


▲ 电除尘

▲ 液力耦合器原理

▲ 除氧器横截面图

▲ 气动门工作原理

▲ 液压系统工作原理


▲ ETS动作原理

▲ MTS动作原理

▲ OPC动作原理

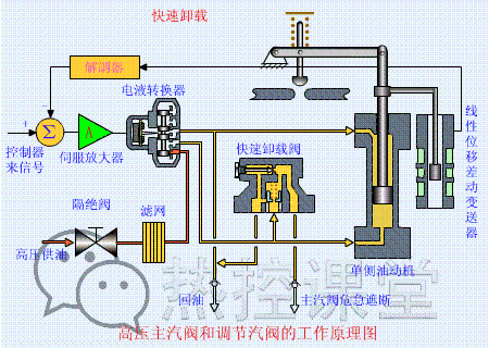
▲ 快速卸载原理

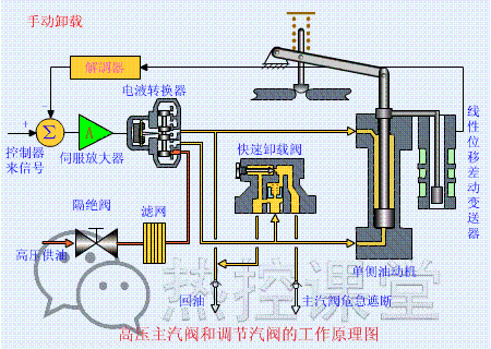
▲ 手动卸载原理

▲ 手动遮断及复位原理(75S)

▲ 调门关原理

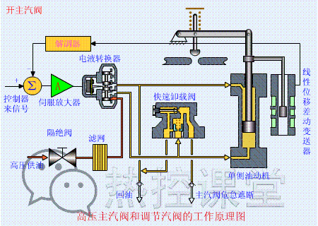
▲ 调门开原理

▲ 远程遥控复位原理(55S)

▲ 遮断原理(90S)




▲ 各类阀门原理

▲ 孔板流量计

▲ 文丘里流量计

▲ 涡街流量计

▲ 压力表原理



▲ 翻板式液位计原理

▲ 地磅秤原理

▲ 皮带秤原理





▲ 水环真空泵原理

▲ 风机挡板门原理
▲ 螺杆压缩机原理

▲ 减速机构造与原理


▲ 电机原理动图





▲ 压滤机原理

▲ RO膜工作原理


▲ 滚动轴承原理

▲ 滑动轴承构造与原理
来源:网络
精品好文:
起重用的绳、索你见过多粗的,崩断的瞬间是什么样子。。。new~ 汽车后面带T和带L到底有啥区别?这次终于搞懂了new~ 洛克希德·马丁是一家怎样的企业?new~ 核武器中的“弹药”铀到底是什么样子?new~ 观摩全国一流机电施工做法,绝无仅有!new~ 世界最大可移动物体,船锚就有36吨,简直就是一座狂奔的大山 套套原来是这样装袋的,40个机械动图看懂好像并不容易。。。 世界下潜最深的军用核潜艇,艇身钛合金打造,至今美国都造不出 资料领取: 免费下载 |545页手册包含超过45,000 款产品和解决方案new~~
限时下载|18G发那科机器人视频教程(共82讲)!
限时免费|10G伺服资料大合集!三菱、松下、西门子、安川……你想要的,这都有!
免费领取|《工业机器人工程应用虚拟仿真教程》
好看点一下
