



最新vos管理系统演示 (多VOS管理)
账户管理 (查询 充值 及 新增账户)
网关管理 (查询 编辑 新增对接网关及落地网关)
话单管理 (在线通话 历史话单查询)
结算收支 (利润计算)
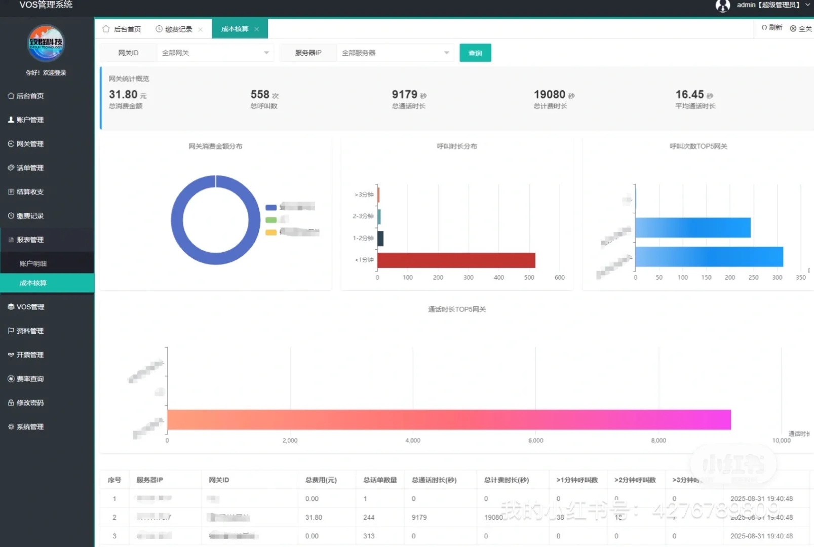
报表管理 (账户明细报表 对接网关话单统计 >1分钟呼叫数 >2分钟呼叫数 >3分钟呼叫数)
等功能 (可自定义开发)
账户管理 (查询 充值 及 新增账户)
网关管理 (查询 编辑 新增对接网关及落地网关)
话单管理 (在线通话 历史话单查询)
结算收支 (利润计算)
报表管理 (账户明细报表 对接网关话单统计 >1分钟呼叫数 >2分钟呼叫数 >3分钟呼叫数)
等功能 (可自定义开发)