



这是非常齐全的一篇电工接线图的文章,包含开关接线图断路器、接触器控制回路接线图,电机逆转、正转原理接线图,电表进出接线图,电路开关接线图,电热偶接线图,希望能帮到想学这些专业的人,不是专业的也可以看一下懂得这些原理,以免家里电路有问题的时候出现手忙脚乱的现象,但是前提必须在安全的情况下动手去做,毕竟生命只有一次,电不能开玩笑的,毕竟比较危险,希望大家看完之后多多转发,多多收藏,让更多的人能学到这些专业知识,谢谢大家!
一、开关接线图
一开单控开关接线图

二三开连体单控开关接线图

四开连体单控开关接线图

一开五孔单控插座接线图

二开五孔单控插座接线图

一开双控开关接线图

二三开单控开关接线图

四开单控开关接线图

一开五孔单控插座接线图


二三开双控开关接线图

一开多控开关接线图

两开多控开关接线图

三开多控开关接线图

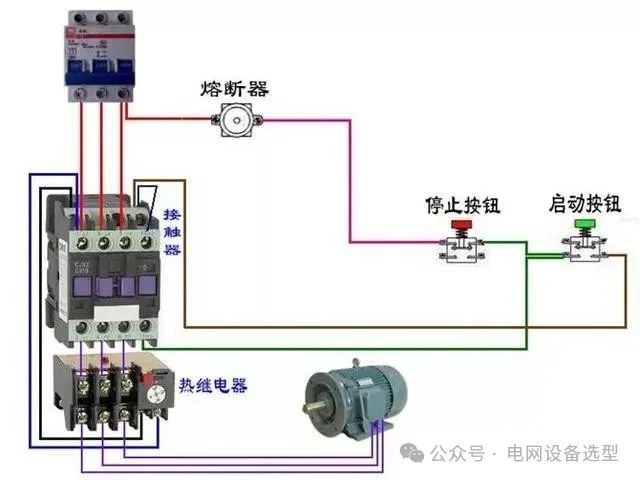
二、断路器、接触器控制回路:











三、热电偶:












四、电能表:

三相四线电度表互感器接线

电源线从互感器P1进的接线方式

电源线从互感器P2进的接线方式

三相四线电度表互感器接线

电源线从互感器P1进的接线方式



三相三线电度表接互感器电路

单相电能表的接线




电源从P1进

电源线从P2穿过(逆穿)接线图

汇总


3个单相电度表互感器接线


电源线从P1面穿过


互感器二次线端接电流表不分彼此




五、其他:
单相电机顺逆转控制


控制顺逆转






电葫芦吊机



六、电动机:






























延时










七、日光灯类:

双联开关的2种双控电路(如图)

两种控制方式(如图)

桥式全波整流滤波电路(如图)

通电延时亮灯(如图)

延时断电(如图)

延时通断不断循环且达到设置循环数断电(如图)


灯延时熄灭(如图)

传统镇流器和电子镇流器(如图)

延时通断不断循环且达到设置循环数断电(如图)

2灯循环点亮(如图)

循环流水灯(如图)

时间断电器断电延时控制(如图)

通电延时断电(如图)


通电延时亮灯(如图)

桥式全波整流滤波电路(如图)

延时通、断循环运行(如图)

2灯循环亮、熄(如图)

时间继电器断电延时控制(如图)

2024年02月12日
— END — 重庆铧鸿电力设备有限公司始创于1992年,公司一直为电力行业中的变压器、互感器、电抗器、开关等高压装备制造企业提供配套产品。 公司主要产品有:35kV~500kV多种规格高强度绝缘紧固件(绝缘螺栓、绝缘螺杆、绝缘螺帽、绝缘垫圈)系列产品;10kV、35kV高、低压硅橡胶复合一体化绝缘套管、环氧树脂套管、避雷器系列产品;多种电压等级和规格绝缘子(主要用于干式变压器及成套设备)系列产品;多种规格互感器的二次接出线板、盒系列产品;多种规格绝缘垫块、绝缘筒、绝缘套、绝缘环系列产品;多种规格压钉碗系列产品;多种规格电力变压器、电抗器铁心油道散热用陶瓷绝缘垫片系列产品。 ★ 产品展示: ★ 资质荣誉: ★ 联系方式: 地址:重庆市江北区港宁路9号(港鸿工业园) 联系人:陈家英 13908325901 客服热线:023-63625203 传真:023-63603217 邮箱:cqhhxs@126.com 推荐阅读 1,突发!国网严禁贴牌代工行为 2,最新:国家电网27省市电力公司领导名单! 3,常用10kV供电系统接线方案,建议收藏! 4.最新:98家央企及下属409家、能源电力领域19家;下属91家上市公司 5.国网:双碳目标下电力开关装备的技术方案及发展前景(PPT) 6.国网:Q∕GDW 11425-2018 省、地、县电网继电保护一体化整定计算技术规范 7.广州市轻工设计院破产 8.GIS设备基础知识 9.看万控KYN28A-12(II)与KYN28A-12相比都有哪些改进? 10.精讲10kV配电环网柜 11,成套厂跟踪国网标准化必知:12千伏标准化定制环网柜(箱)入网专业检测技术方案(最新) 12,变压器下为何放鹅卵石?鹅卵石下面又是啥? 13,高压开关柜详细培训,全方位阐述! 分享出去让更多的人了解 转发朋友圈,和同行们一起分享吧 免责声明: 来源:泛在电力物联网建设、能源互联网电力新基建、新型电力系统网、中标喜讯、网络等 侵删 值班编辑丨王娟 编辑 本号所刊发文章仅为学习交流之用,无商业用途, 向原作致敬!因某些文转载多次无法找到原作者 在此致歉!若有侵权请告知,我们将及时删除, 由“电网设备选型”编辑转发,转载请注明来源!
业务范围:南网资格预审辅导;国网供应商资质能力信息核实“一纸证明”;
物资类:国网资质能力核实,资格预审! 电缆、导线、铁附件、电缆保护管、水泥杆、铁塔、电缆分支箱、配电箱JP柜、电能计量箱、变压器、箱式变电站、开关柜、环网柜、绝缘子、柱上断路器、金具等 培训类:国家电网、南方电网招标培训
电力变压器:新标准型式实验,加能效报告(Ⅰ级、Ⅱ级)、检测报告、校准报告、A信用等级、体系认证、抽样送样检测咨询、资质文件咨询、银行保函、异地跨省售后服务、企业品牌力度推广、微信公众广告、国网、等咨询刘老师:13161111516(同微)
另:大量电力业读者,还有没养成点赞的习惯,希望大家阅读后顺手点亮“在看”,以示鼓励!长期坚持推送真的很不容易,多次想放弃。坚持是一种信仰,专注是一种态度。
长按2秒识别二维码关注我们 




长按2秒识别二维码关注我们
前已有80000+人已关注我们 
















记得分享

记得点赞

记得点在看
前已有80000+人已关注我们

记得分享

记得点赞

记得点在看



