返回
工艺玩具
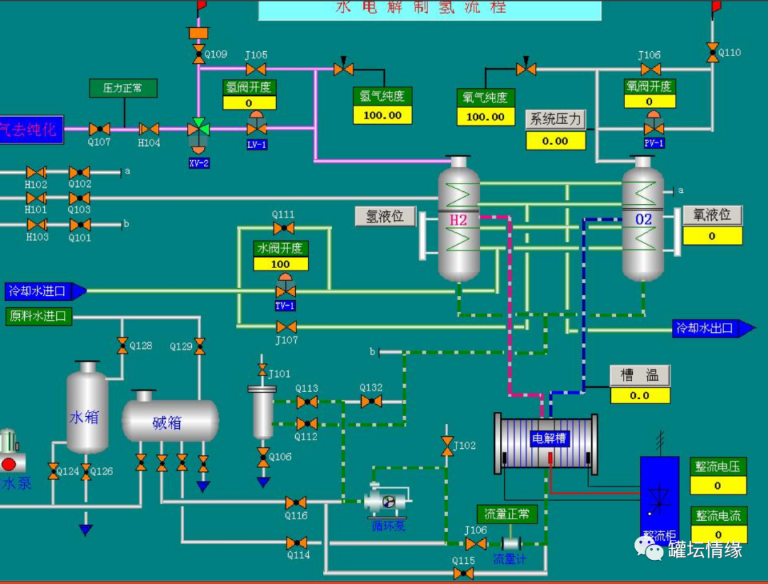
电解水制氢设备和工艺PPT
2024-01-28 08:22
文章来源 / 氢能客
运营编辑 / 何敬钰
美编编辑 / 刘旭阳
打赏
发表评论
0评